Fórum témák
» Több friss téma |
Mielőtt kérdezel, a következő két dolgot ellenőrizd!
I. A helyes tápfeszültségek megléte.
II. A kimeneten van-e egyenfeszültség.
Élesztés.
Ó, ez még megvan? Azt hittem a búgás végett feladtad.
Elkezdtem kidobálni a szemetet,úgy döntöttem még egy próbát megér
Hosszas töprengés után írtam neked anno egy választ.
A hozzászólás módosítva: Dec 16, 2012
Köszönöm utólag is,úgy tűnik figyelmetlen voltam
Anno vettem hozzá kondit,be is forrasztottam,de nem segített,habár ez nem zárja ki,amit írtál,ha pont olyan helyre forrasztottam be,ahol nem vezet a nyák. Meg fogom próbálni újra,meg rá is mérek,hátha kiderül valami. Kicseréltem még egyébként a négy kisebb 8-lábú IC-t (azt hiszem előerősítők) valakinek a javaslatára,de ez sem segített.
Persze, attól, hogy nincs szakállam, én vagyok a mikulás, és hangyászattal foglalkozom. Na most komolyan. Ne viccelődjünk már.
Dobgép, persze. De azt nem tudod eldönteni, hogy milyen erősítőt építsél. Nem kötekszem, de te is látod, hogy itt nem balekok gyülekeznek.
Valóban,pláne,hogy ha jól tudom a 909-es még csak nem is teljesen analog.
Megmértem mindent,a szekunder feszültség 2x29V, egyenirányítás után pedig 77,5V-ot mértem rajta. Érdekes lehet még,nem tudom mondtam-e korábban,amikor elkezd berregni,kimozdul a membrán jó fél centit,mintha egyenáramot kapna a hangszóró.Váltóállásban stimmel a 0,2-0,3V.
A szub kimenet 8 ohm, vagy nagyobb impedanciával terhelhető. A hangszórók rákötésénél ezt figyelembe vetted? A videón szereplő hangszórókat sorosan tenném rá.
A sub hangszóró 8 ohmos,a sztereo csatornára pedig két db. 7 literes láda megy,ezek nincsenek benne a videoban,de szintén 8 ohmra vannak tervezve.
A videón hallható jelenség onnan ismerős számomra, mikor két végfok IC között a tápon keresztül áthallás van. Ez annál nagyobb mérvű, minél nagyobb a terhelés. A hangszóró ellenállása ezek szerint rendben. A jelenség ki hangerőnél is jelentkezik? Ha esetleg nem, akkor látok reményt - helyi szűréssel - a hiba elhárítására.
Egészen alacsony hangerőn nincs probléma,meg amint mondtam a sztereo csatornán sincs,tehát valami a sub csatornán lehet szerintem. Egyébként ha van ötleted (vagy bárki másnak) alternatív megoldásra,hogy mit lenne érdemes vennem ehelyett,azt is szívesen várom,ebay-ezni már nem akarok ilyesmit, mert mint kiderült,elég lutri.
Elképzelhetőnek tartom, hogy a csinos alkatrész elrendezés oltárán feláldoztak néhányat a vezetősávok kialakításának erősítőkre vonatkozó szabályaiból.
Mielőtt még mélyebben beleugranánk (néhány áthidaló vezeték felhelyezése) rákérdeznék, az IC hűtőzászlók és a hűtőborda között az ellenállásmérő végtelen ellenállást mutat-e? A szigetelő lapkákat ki tudom venni a videó alapján, a csavar-alátéteket nem igazán. Mindez amúgy is csak a szándékot igazolja, a tény a mérésből állapítható meg. Ez készre szerelt volt, vagy Te ültetted be? Érdemes-e érték eltérés után nyomozni? Jó lenne egy-egy fotó alulról-felülről!
Készre szerelt volt,a bordát én szereltem rá,de ügyeltem a szigetelésre,most ellenőríztem multiméterrel is. Köszönöm,hogy próbálsz segíteni,feltöltöttem pár jobb minőségű képet.
Szia!
Nem olyan bonyolult a helyzet, mint amilyennek látszik. A hibakeresést a következőképpen kellene csinálni: a Sub végfokozat bemeneteit leválasztani a sztereo csatornáról, pl. csatolókondenzátor kivételével (a sztereó csatornából). Ha így is fennáll a hiba, akkor már csak a panel felével kell törődni. Következőnek meg kellene nézni a szubszűrő helyes működését- Szkóp nélkül nehezebb, de a méréshez akár egy hangkártya is megfelel. Ha ez hibátlanul működik, ki kellene iktatni a hidalást a szub végfokban, és egyenként meghajtani az IC-ket. (kínai kitben előfordulnak csoda IC-k )
A nyomtatott áramkör kialakítása - a várakozásoknak megfelelően - elég lazán kezeli a tápszűrést. Érthető a korábban tapasztalt háttérzúgás.
Mégsem merem teljes bizonyossággal erre fogni a rendellenes viselkedést, hiszen a sztereó csatornák jól működnek. A szub kimenetet híd kapcsolásban hatja meg a pufferekhez közelebb eső két TDA. Ezek külön külön is meghallgathatók, mivel csak az eltérő fázisú kimenet különbözteti meg őket. Érdekes lehet, ilyenkor hogyan viselkedik az erősítő. A megvalósítása úgy történik, hogy a mély hangszóró egyik kivezetését a sztereó csatornák kimenetei közötti GND pontra kötöd. A másikat pedig előbb az egyik, majd a másik szub kimeneti csatlakozóra. Meg kéne figyelni, a membrán közép-helyzettől való eltolódása mindkét híd-fél kimenetén jelentkezik-e. Sajnos benne van a pakliban, hogy az IC-k egyike hibás, mint azt sny kolléga is írta.
Kipróbáltam egy-két dolgot,a követező történik:
Ha csak az egyik sub-kimenetet használom,a hangszóró másik csatlakozóját pedig a sztereo-kimenetnél lévő gnd-re kötöm,ahogy mondtad,ugyan az történik mind a két csatornán,kisebb mértékben,de tapasztalható a recsegés és a konstans membránkitérés is. Kipróbáltam még a sztereo csatikat is,és azok sem hibátlanok,valójában hasonló a viselkedésük ahhoz,ahogyan a sub csatornnák működnek külön-külön. Elkezdem tekerni a hangerő-potit,és a negyedétől fölfelé nem növekszik a hangerő ténylegesen,olyan mintha inkább csak felharmonikusok jelennének meg (mintha egy aluláteresztő szűrőt kezdenék kinyitni egy szinuszig szűrt négyszögjelre,holott a bemeneten még szinuszos jel van). Két további észrevétel: Ha hozzáérek a subszűrő frekvenciáját vezérlő potihoz,a hangszóró elkezd brummogni,a többi potinál ez nem történik meg. Megmértem a trafót "üresen",ha nincs bekötve. Négy kivezetés van rajta,elvileg 2X28V,de nincs két olyan kivezetés,ami között 56 voltot mérnék,bármilyen variációban mérem,mindig 0 vagy 28 V körüli értéket mérek csak.Ez normális, vagy egyszerűen csak rossz trafóval használom és azért nem működik rendesen?
Megkapja a tápfeszt az IC?
Most egy nagyon fontos lépés következik! Az egyik szekunder kivezetéseit cseréld fel! Ha csak 0 és 28VAC-t mértél, akkor rossz fázisban voltak eddig a szekunderek összekötve. A közös GND ponton kívüli két csatlakozón meg fog jelenni az 56V. Ettől helyre áll az egyenirányítás helyes működése, periódusonként egy helyett kétszer kap töltést a puffer, az egyenfeszültség lényegesen stabilabb lesz.
Kíváncsi vagyok milyen hatással lesz az erősítőre. Van két 10000µF vagy hasonló kondenzátorod?
Idézet: „Megkapja a tápfeszt az IC?” Az IC-k Vs+ és Vs- lábai közt 77,6 VDC-t mérek,ez feltételezem azt jelenti,hogy igen. @reloop: Valóban én voltam suta,rosszul volt bekötve a trafó,de ettől sokkal jobb nem lett,mostmár mind a 3 csatorna teljesen ugyan úgy viselkedik,adott szint után berreg-zörög. Két 4700 µF-os kondi van itthon kéznél. Érdemes megpróbálnom beforrasztani az általad jelölt helyre?
Feltétlen megpróbálnám, mert a 3300µF kondenzátorok elég szerencsétlenül kialakított vezetősávokra kerültek. A Nyákrajzban segítség kéne témában egy ilyen munka kemény bírálatot kapna.
Szek.: a pozitív táp vezetősávjába egy korábban nem létező forrasztási pontot helyeztem el, a védőréteget azon helyen le kell kaparni. A hozzászólás módosítva: Dec 19, 2012
Sajnos annyi történt csak,hogy az erősítő alap 50Hz-es brummja észrevehetőről zavaró szintre nőtt.
Ez teljesen ésszerűtlen reakció az áramkörtől. Nem látok hurok kialakulást a felhelyezett kondenzátorok miatt.
Próbáljuk szűkíteni a hiba forrását! Szerencsére nem kell hozzá forrasztó páka. Ha a pufferek melletti műveleti erősítőt kiemeled a foglaltból, akkor leválik a szub erősítő. A sztereó csatornák pedig a túloldali műveleti erősítőhöz csatlakoznak. Külön meghallgatva az erősítő részeket megállapítható, hogy az előerősítőben jön-e létre a zavaró kölcsönhatás. Az IC visszahelyezésénél ügyelj a helyes pozícióra!
Sziasztok,
Hoztak hozzám egy Mitsubishi erősítőt, mondván nem működik. Két végfok IC van benne, ahogy néztem már kókányoltak benne, mert pár forrasztás az ic lábán össze volt olvasztva. Kérdésem, hogy hogyan tudnám megállapítani, hogy működik-e még az IC? Állítsak össze egy alapkapcsolást, ami az adatlapján fent van?
Kapcsold be, ha működik jó, ha nem, akkor nem jó. Mérj a kimeneten DC feszt kezdetnek.
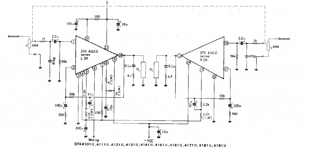
Segítségetek szeretném kérni. Volna egy STK4121 ii IC-m. Kezdő vagyok még az elektronikában, az volna a kérdésem, hogy melyik lehet rajta, a hangerőszabályzó?
A hozzászólás módosítva: Dec 20, 2012
Nem értem a kérdésed. Talán azt szeretnéd megtudni, hogy hová kösd a hangerőszabályzó potit, más néven a bemenetét keresed? (az az 1-es és a 18-as láb)
A hozzászólás módosítva: Dec 20, 2012
Bemenet megvan, az az első láb és a 18-as, de szeretnék kötni rá potmétert, hogy tudjam szabályozni a hangerőt
A hozzászólás módosítva: Dec 20, 2012
A négy műveleti erősítőből a pufferek mellett lévő,és a legtávolabbi csatlakozik a hídkapcsolásban lévő IC-khez,a középső kettő pedig a jobb és bal csatornákhoz. A két 4700 µF kondit beforrasztva hagytam,de ezek csak a sub erősítőn okoznak brummot,a másik két csatorna tiszta marad. Kivettem egyesével a műveleti erősítőket,de semmilyen hatással nem volt a működésre attól eltekintve,hogy az adott csatorna nem szólt.
|
Bejelentkezés
Hirdetés |




)

