Fórum témák

» Több friss téma
Fórum » Muzeális készülékek-alkatrészek restaurálása
Lapozás: OK   411 / 586
(#) keszeg01 válasza mrn hozzászólására (») Júl 25, 2016 /
 
Jó napot.
A képen látható tipusú rádiónál is megvannak ezek az érdekességek, de ez volt hazai forgalomba .
A hozzászólás módosítva: Júl 25, 2016

IMG_2095.jpg
    
(#) mrn válasza keszeg01 hozzászólására (») Júl 25, 2016 /
 
Üdvözlöm!

Igen, volt hazai forgalomban. Is. Ahogy a Daxliból is kerültek forgalomban külföldre szánt példányok. Ez a hátlap arról tanúskodik, hogy ezt a példányt exportra gyártották. Az áramütés-veszélyre figyelmeztető címke alól kikandikál: "...ages", ami nagyon valószínű, hogy a "Lethal voltages" vagy "Dangerous voltages" (halálos / veszélyes feszültségek) angol figyelmeztető felirat vége.

Itt egy magyar piacra szánt (magyar szöveggel nyomott hátlap, nem címkével felülragasztott), ezen csak egy biztosíték szerepel:
R4901 hátlap magyar piacra

Érdekes, hogy mennyit variáltak a biztosítékokkal... Ebben a vietnamba exportált példányban a hátlap szerint nem öt és nem egy, hanem két biztosíték van (kb. lap közepe):
Vietnam VT R4901


Az én Daxlimon úgy tűnik, nem segített a sok biztosíték (bár még nem ellenőriztem, hogy megfelelő értékűek-e egyáltalán, majd az első bekapcsolás előtt megteszem persze). A trafó külseje is el van barnulva foltokban sajnos... Az EZ80 anódjairól a trafó középleágazása felé menő 4,7nF-os epoxis papírkondik szét vannak csattanva, de imitt-amott néhány megpörkölt ellenállás is jelzi, hogy máshol is vannak zárlatok. Nekiláttam ideiglenesen radiális Wima MKP-ket berhelni a hatalmas axiális papírkondik helyére.

Olyan nagyok ezek a bakelit házas kondik, hogy szerencsére bele fognak férni a radiális Wima-k, nem kell dárga axiális MKP-ket rendelnem. Azt tervezem, hogy az eredeti illesztés mentén hosszában kettévágom őket mini Dremel fűrésztárcsával. Remélem, így kettéjönnek majd a burkolat törése nélkül. Mondjuk jó lett volna kihúzott EZ80 és kivett összes szekunder biztosíték mellett is bekapcsolni, hogy füstöl-e úgy is a trafó. Ha igen, akkor zárlatos lett a korábbi kínzásoktól, és nem kellene bajlódnom az újrakondizással egyelőre, amíg nincs újratekerve a trafó. Erősen kérdéses, hogy érdemes-e egy ilyen széthulló félben lévő Daxliba ennyi munkát fektetni, de úgy vagyok vele, hogy a sasszi legyen rendbe téve, aztán majd megpróbálok szerezni egy ED55 kávát hozzá.
(#) mrn válasza mrn hozzászólására (») Júl 25, 2016 /
 
Szét Dremel-eztem az egyik bakelit(-nek vélt) házú papírkondit. Nem bakelit ez, hanem nem tudom, mi. A legkisebb fordulaton is olvadt, de nem folyósra. Nagyobb fordulaton sem lett folyós, csak füstölt. Elég törékeny, sajnos néhány helyen kicsorbult a bevágás utáni első szétfeszítési kísérlettől. Végül sikerült szétszedni, és belesüllyeszteni az MKP-t. Elég csámpásan volt benne az eredeti tartalma...

Nem tudja valaki, hogy mivel lehet ezt az anyagot ragasztani? A biztonság kedvéért eltettem a lehullott forgácsot is, hátha csak a saját anyagával lehet ragasztani, valami oldószerben feloldva.
(#) antikzsolt válasza mrn hozzászólására (») Júl 26, 2016 /
 
Próbáld meg a műkoromragasztót. De csakis óvatosan iszonyat ragad.
(#) küzmös Gergely válasza mrn hozzászólására (») Júl 26, 2016 /
 
Egyszer láttam a V-betűs aukciós oldalon egy egész garnitúra ép "pacsirtacsúszkát". Sajnos lekéstem róla. De ma találtam egy halom MM-kondit. (kuka mellett.) Ilyeneket építek be.. Rosszat még nem sokat találtam ezekből. Pedig 1965-ös példányok a legkorábbiak.
A hozzászólás módosítva: Júl 26, 2016

P1110623.JPG
    
(#) granpa válasza küzmös Gergely hozzászólására (») Júl 26, 2016 /
 
Persze formálod előtte?!
(#) gerleimarci válasza küzmös Gergely hozzászólására (») Júl 26, 2016 /
 
De sok ilyen kondit dobáltam már ki A kapacitásuk még csak-csak rendben van, de az önkisülésűk és az ESR-jük hatalmas.Bár ez is viszonyítás kérdése. Nem tudom, hogy régen is ilyenek voltak, vagy csak az idő ette meg őket.
(#) (Felhasználó 116638) válasza mrn hozzászólására (») Júl 26, 2016 /
 
Nekem a fekete, nem ecetsavas, "Neutral" jelzésű sziloplaszt bevált.
(#) Gafly válasza gerleimarci hozzászólására (») Júl 26, 2016 / 1
 
Idézet:
„de az önkisülésűk és az ESR-jük hatalmas.”

De akkor még ez nem volt szempont. Meg nem is azzal kezdték a javítást, hogy cserélj ki minden kondenzátort 105 fokos low ESR-re...
(#) küzmös Gergely válasza granpa hozzászólására (») Júl 26, 2016 /
 
Volt amit nem formáltam.. sőt tévészerelgetésem kezdetén csak úgy kapcsoltam befelé az 1983-ban padlásra rakott fekete-fehér tévét. Bátor tettek voltak ezek utólag visszatekintve. De azóta is az van benne.. A Kékesben 1961 novemberi gyártású MM-ek.. 4x 50uF.. már annak is vagy 30 éve hogy átalakították. Azaz a PY82 párosnak csak a fűtése maradt, s helyüket egy 22 ohm 8W-al sorosan kötött Si dióda vette át. A nagyon korai tévékben Simensek és egyéb import elkok voltak.. Nos azok mind egytől egyik olyanok voltak mint a dagadó tészta..
A hozzászólás módosítva: Júl 26, 2016
(#) szikorapéter hozzászólása Aug 1, 2016 /
 
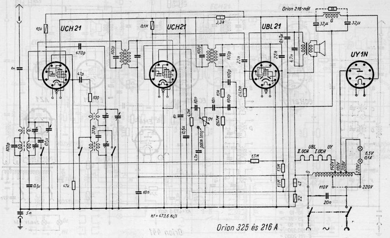
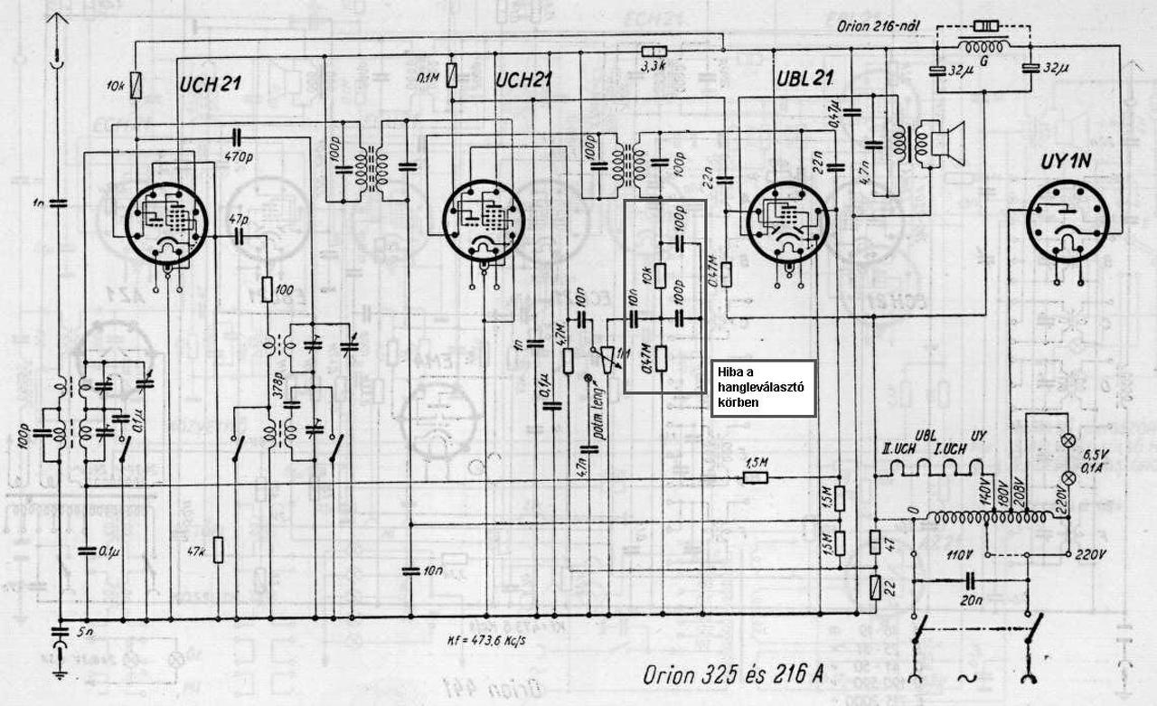
Üdv. Orion Typ.325 rádiónál hol keresem a hibát ha hálózati búgás van a hangban,és csak max hangerőn hallom egy kicsit a helyi adót? Kapcsolást mellékeltem,csövek tuti hogy jók,másik rádióval teszteltem őket. Csatoltam egy elképzelést hogy mégis hol lehet a hiba. A válaszokat előre is köszönöm.
(#) rockersrac hozzászólása Aug 1, 2016 /
 
Sziasztok! Metrix U61B csőmérőről tud valaki valamit mondani nekem esetleg? Ismerösöm megmutatta már nagyjából a használatát, de sok mindent ő sem tud, és sajnos nagyrészt franciák a feliratok. Elöre is köszönöm a segítséget!
(#) kristikoma válasza szikorapéter hozzászólására (») Aug 1, 2016 /
 
Első körben a tápegységet nézném át. Egyenirányító, elkók, ellenállás(vagy gerjesztő).
(#) gkari válasza rockersrac hozzászólására (») Aug 1, 2016 /
 
Nézz be ide, ha jól látom, ott más nyelvű anyag is van:Bővebben: Link. Én most éppen egy L1-3-t masszírozok, úgy tűnik, egész jól haladok vele.
(#) szikorapéter válasza kristikoma hozzászólására (») Aug 1, 2016 /
 
Tápegység jónak tűnik (megvan az anódfeszültség ott ahol annak meg kell lennie).
(#) gkari válasza szikorapéter hozzászólására (») Aug 1, 2016 /
 
Segédrács, előfeszej is rendben? Ha a csatoló, és hidegítőkondik eredetiek, biztos, hogy szinte mind szivárgós, sőt még a KF csillámkondikban is lehet hibás.
(#) kristikoma válasza szikorapéter hozzászólására (») Aug 2, 2016 /
 
Amennyiben minden feszültség közel helyes, akkor ellenőrizni kell a hangfrekis részt. Kizárólag BIZTONSÁGI LEVÁLASZTÓTRAFÓ segítségével! A második UCH trióda rácsára adj valamiből jelet, hogy a búgás akkor is megvan-e? Egyébként ebben a rádióban ritka rossz kondik vannak.
(#) rockersrac válasza gkari hozzászólására (») Aug 2, 2016 /
 
Esetleg azt nem tudja valaki, hogy a fűtőfeszültség mérő feletti két kar mire van?
(#) _BiG_ válasza rockersrac hozzászólására (») Aug 2, 2016 /
 
A mellékelt Circuit Diagram U61Ct adatlap szerint: fűtésellenőrzés (clef pour essai filament) és vákuumellenőrzés (clef pour essai vide).
Legalábbis a guglifordító segedelmével ez jön ki. Használd te is.
(#) rockersrac válasza _BiG_ hozzászólására (») Aug 2, 2016 /
 
Köszi! A két fent említett funkció hogy müködik? Leginkábba vákuum ellenörzés funkció érdekelne.
(#) _BiG_ válasza rockersrac hozzászólására (») Aug 2, 2016 / 2
 
Azt, hogy ez a konkrét kapcsoló miként cselekszik, nem tudom, nem olvastam a kezelési utasítását, az indikáció mikéntjét.

A vákuumellenőrzésre két mód van: az egyik a "glimmlámpás", amikor azt használják ki, hogy a bejutott, de kisnyomású gáz nagyfeszültség hatására begyújt, és a csövön hideg katód ellenére áram folyik olyan elektródák között is, amik normálisan nincsenek összekötve. Átlátszó burás csőben ilyenkor lilás fény látszik. Az idézőjelet azért használtam, mert nem kell szó szerint glimmet bekötni (mint az átvezetés/zárlat vizsgálatakor), itt maga a cső lesz a glimm. Persze mindenképpen egy soros nagyellenálláson keresztül kell mérni, hogy ne legyen rövidzár és pukk. Lehet a soros ellenálláson feszültséget mérni, begyújtott cső esetén jelentős feszültség esik rajta, ami gyújtás nélkül nulla lenne. Természetesen teljesen levegős csövek nem gyújtanak be, bár azokon már "jelez" a getter is - már ha van és látszik is
Ez a módszer durvább gázosodások kimutatására jó, pl. egy kikukázott cső dísz lesz-e vagy
még használható.

A másik módszer finomabb, akkor is működik, ha még nincs látható jele a gázosságnak és a cső nem átlátszó. Az a lényege, hogy egy kb. 1 Mohmos ellenállást kötnek a rács és a rácsfeszültségforrás közé sorosan, áthidalva egy kapcsolóval. Rövidrezárt ellenállás mellett egy beállított rácsfeszültséggel (mondjuk -2 Volt) anódáramot mérünk. Csőgörbe-adatlappal lehet egyeztetni is. Majd beiktatjuk az ellenállást a kapcsoló nyitásával. Ekkor egy jó cső esetében az anódáram alig változik (max 1-2%). Ha nagyot változik, akkor már gázos a cső.
Magyarázat: a gázok ionizálódnak és a negatív rácsra pozitív gázionok repülnek, amik rácsáramot okoznak (elszipkázzák az elektronokat a rácsról). Ez az áram a beiktatott ellenálláson feszültséget ejt, tehát a rács pozitívabbá válik, csökken a lezáró hatása, nő az anódáram.
Jó vákuum mellett nincs számottevő rácsáram (1uA alatt van bőven többnyire), ez nem okoz jelentős rácsfeszültség-csökkenést, ezzel anódáram-emelkedést.
A hozzászólás módosítva: Aug 2, 2016
(#) rockersrac válasza _BiG_ hozzászólására (») Aug 2, 2016 /
 
Köszi! Korrekt, részletes leírás!
(#) Peter65 hozzászólása Aug 2, 2016 /
 
Sziasztok!
Egy idős műszerész kollegának van egy régi rádiója. Azt mondta, hogy a típusa R440. Én nem találtam meg a típusszám alapján ezt a készüléket a neten, úgy hogy lehet, hogy hibásan adta meg a típusszámot.
A lényeg, hogy sajnálná kidobni a készüléket, rádió múzeumnak, vagy olyan helyre szívesen felajánlaná, ahol meg lenne becsülve. Tudnátok segíteni abban, hogy hová érdemes vele fordulni?
A készülék jelenleg egy kamrában a polcok legtetején van, úgy hogy nem egyszerű megnézni a hátulján lévő típusszámot. Emlékei szerint a készülék üzemlépesen lett eltéve, de lehet, hogy volt olyan sáv, ami nem üzemelt. Sajnos, amikor nála voltam, nem készítettem képeket, de ha érdekes lehet, akkor majd sort kerítek rá, hogy újból elmenjek.
(#) fecameca válasza Peter65 hozzászólására (») Aug 2, 2016 /
 
Én arra gondoltam, hogy Videoton R4400 lehet esetleg. Abból elég sok volt. Nekünk a GR4400 volt meg, az sokkal szebb lenne, persze az se annyira régi, az volt az utolsó elektroncsöves rádiónk, aztán anyám eladta egy néninek.
(#) Peter65 válasza fecameca hozzászólására (») Aug 2, 2016 /
 
Köszi a tippet. Ez a rádió olyan (ha jól emlékszem), hogy a vászonnal letakart rész (gondolom a hangszóró van mögötte) több visszintes traktusra van osztva, és ez "fölhajlik" a tetejére. Ez a "fölhajlás" sík sávokból van kialakítva, ézért inkább fekvő sokoldalú hasáb egy negyedéhez hasonló.
(#) Action2K válasza Peter65 hozzászólására (») Aug 3, 2016 /
 
Netán: Orion 440B De ha az elejét lefotózná, az is sokat segíthetne.
(#) Peter65 válasza Action2K hozzászólására (») Aug 3, 2016 /
 
Szia!
Köszi a tippet, valószínűleg ez lesz, valami ilyesmire emlékszem. Annyi történt azóta, hogy a készüléket levette, de sajnos a hátlapja hiányzik, így nem talált semmilyen érdemi infót a rádió típusára vonatkozólag. Emlékei szerint édesapja a negyvenes évek végén vehette. Majd megyek arra, és akkor készítek képeket.
(#) fecameca válasza Action2K hozzászólására (») Aug 3, 2016 / 1
 
Az ez volna. A skála hol van rajta? Felül van és ferde?

orion440.jpg
    
(#) zoly15 hozzászólása Aug 3, 2016 /
 
Sziasztok!
Érkezett hozzám egy "Regent 300H" típusú erősítő javításra.
Az erősítő 20 évig egy pincében állt, ami kicsit megviselte a szerkezetet.
Az erősítő nem működött, elég érdekes dolgok voltak benne, amit méregettem, de végül csak egy tucat forrasztási hibát találtam (kb 2 óra kellett hozzá).
Az erősítő elindult, minden gyári benne, működik is szépen.
Az erősítőnek van egy "sima" bemenete (1) , és két bemenet amin hangszín szabályozó van (2) (3) -as bemenet.
Az (1)-es bemenetre bemenő jelet kapcsolva szépen szól.
A (2) és a (3)-as bemenetre jelet kapcsolva szól a szerkezet, de a magas hangokat tördeli, olyan darabosan szól.
Normális ez? Hibát nem találtam ami szembetűnne, aztán gondolkodtam, hogy ez elvileg Gitár erősítő, és nem-e a "torzítás" miatt csinálja ezt?
Van benne az erősítő szélességében egy rugó szerű dolog kifeszítve, amihez egy mechanikus szerkezet hozzátol egy U alakú acél lemez szelvényt, ez mi lehet benne?
Előre is köszönöm a választ!
(#) BarnaPili válasza zoly15 hozzászólására (») Aug 3, 2016 /
 
Hello!
Az a rugós cucc a visszhangosító.( Ha jól tudom).
István
Következő: »»   411 / 586
Bejelentkezés

Belépés

Hirdetés
XDT.hu
Az oldalon sütiket használunk a helyes működéshez. Bővebb információt az adatvédelmi szabályzatban olvashatsz. Megértettem