Fórum témák
» Több friss téma |
Fórum » Kapunyitás gombnyomásra olcsón! - avagy automata kapu házilag
Témaindító: szabi83, idő: Feb 2, 2006
Végül is egy triak szinkronizált kapcsolásával meg lehetne oldani, hogy minden második pozitív és negatív periódust kapcsolunk a motorra, ami így 25 Hz lenne és fél fordulatszám. Mikrovezérlővel könnyen megoldható a feladat.
Az bonyolult már nekem.
Pár napja kipróbáltam egy nagy szellőző szabályzójával, ami triakos volt és azzal tudtam szabályozni. Igaz csak a poti középső egyötödével. De csatolom a motor adatlapját azért, hogy lásd milyen.
Az én kapumon is pontosan ez van és nekem sincs lassítás a végállások előtt.
Igen ez egy kalickás motor. A triakos fázishasításos módszerrel ennek fordulatát nem lehet vezérelni cak a nyomatékát. Persze, ha nagyon levesszük a nyomatékot tapasztalhatunk lassulást, de ez egy bizonytalan üzem. Egyébként logikai áramkörökkel is megoldható lenne a korábban említett 25Hz-es megoldás.
Akkor ismered a motrot, * nagyon gyors, a 285-ös szárnyat nagy sebességgel zárja be.
Melyikkel egyszerűbb megoldani a 25hz-es működtetést? Ahogy elnézem, a gyáriak is úgy vannak megoldva. * motort A hozzászólás módosítva: Márc 4, 2015
Ez sem lenne jó?
Youtube-on láttam róla videót, egy izzó fényerejét jól szabályozta, meg az van írva, hogy motorhoz is jó.
Ez minden bizonnyal egy fázishasítós elven működő szabályzó.
Izzólámpák fényerejét és kommutátoros (szénkefés) univerzális (DC/AC) motorok fordulatszámát lehet vele szabályozni, de a kalickás motorokét semmi képen sem.
Értem.
Csak azt furcsálltam, hogy ami nekem van triakos megoldás, azzal ha szabályoztam, akkor is 230V-ot mértem. Ebben a videóban pedig a feszültséget szabályozza. Ha a frekvenciafelezőt könnyedén meg lehetne csinálni vagy ha az eBayen lenne készen, az is tökéletes lenne. Van ennek a megoldásnak valami neve?
Nálam most télen derült ki első tele a tolókapunak, hogy a hó mennyire megfogja. Nem a nagy hó hanem a kerék alá került kis vékony hó. Nemsokára dobok fel képet mert mostmár tényleg elkészült, letelt a tesztüzem
az jó lenne! megnézném hogy sikerült vagy küldhetsz ide is tzrroli@gmail.com
Sziasztok!
Használ valaki ilyen távirányítót ? Ma be üzemeltem egyet, szépen teszi a dolgát. Nekem most egy olyan kérdésem lenne, hogy a kulcs csomón hordva, mennyire kopás álló? Azoktól szeretnék választ akik már minimum 1 éve használják. A hozzászólás módosítva: Márc 11, 2015
2 éve használom. kopásálló. Néhány problémám eddig az volt, hogy hiába a gombtakaró - erősen megnyomódhat a gomb azon keresztül is. Illetve, hogy sajnos a jobb hatótávolság érdekében ki kell huzigálni az antennáját, vagy megfogni kézzel.
Akkor már van remény
![]() Milyen hosszú vezetéket tettél a vevőre?
Már nem emlékszem, de 315MHz az enyém frekije, tehát nem biztos, hogy akkora kell mint neked. Ugyanazt a távirányítót több kristállyal is adják.
Szia!
Milyen antennát használsz a vevőhöz, mekkora ennek a stabil hatótávolsága?
Szia!
Én most be tettem a vezérlést a szobába, így kb 30 méter távolságból tud működni kihúzott távirányító antennával. Nekem ez bőven elég. A régi, drága adóm sem tudott sokkal többet, max 10m-rel. Igaz én 23,84cm-es antennát tettem neki. A hozzá ajánlott 10cm semmire sem volt jó.
Nekem volt ilyenem, de 3-4 méternél távolabb már nem volt stabil, így lemondtam róla.
Nem kapunyitásra szántam, mert ennek a biztonsága NULLA. Már a Keeloq ugrókódos megoldások sem sokat érnek.
Szia!
Akkor lehet én nagyon jó szériát fogtam ki? Be üzemeltem 4 db-ot és mindegyik távirányító kifogástalanul működik egyenlőre. Ha lesz egy kis időm akkor ma be szerelek egyet fixre a kocsimba, hogy ne kelljen a kulcstartón keresgélni a gombokat . A biztonságra vissza térve, lehet nem is olyan jó ha a vevő már messziről fogja a jeleket, mert akkor tényleg sebezhetőbb a rendszer. Én úgy írtam meg a programot, hogy kb 2 mp-ig kell nyomni a távon a gombot, hogy végre hajtsa a kiadott utasítást. Így nehezebb a feltörése a kódnak, mert sok idő kell a kód fejtésre. A másik , hogy be ugranak a kerítésen és így pakolják ki a házat Általában a kerítésen át ugrókból van a legtöbb, úgy hogy megfelel bármilyen távirányító A lényeg, hogy ne kelljen ki ugrálni az autómból kaput nyitni meg zárni , csak egy gomb nyomás és kész A hozzászólás módosítva: Márc 14, 2015
Amíg új az elem - mindegyik jó. Ha az itthoni ?arta kerül bele - megette a fene.
Amit be építek az autómba annak meg mindegy, mert úgy is az autó akkuról megy, és így mindig biztosítva a nagyobb hatótáv. Remélem az autó akkumulátora elbírja majd ezt a többlet terhelést
![]() Na de nem élem bele magam, majd meglátjuk mennyi ideig bírják az új GP elemek. A hozzászólás módosítva: Márc 14, 2015
Üdv.
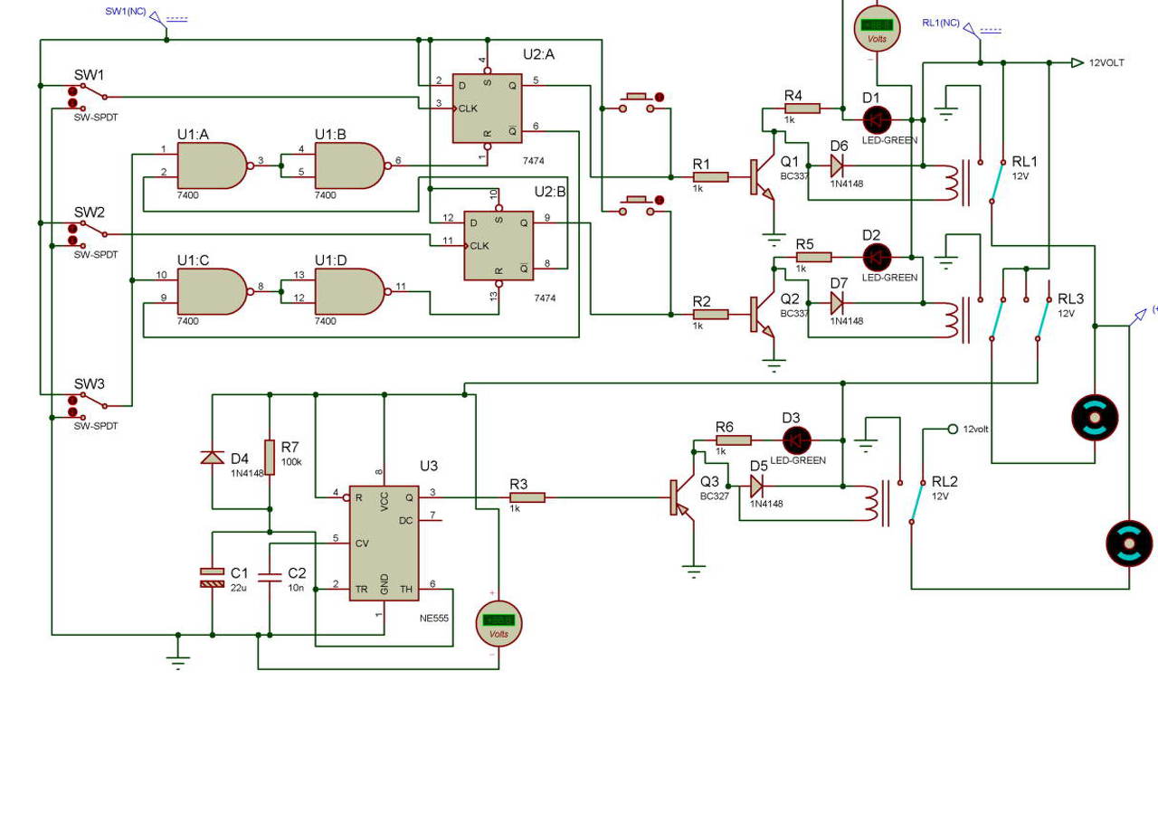
Megépítettem az alábbi kapcsolást. A távirányítást egy autóból bontott központi zár végzi, kisebb átalakítással a váltókapcsolók helyére kötöttem be a központi zár reléit. Vezérlés rendben. Proteus 8-al van tervezve és szimulálva, ebben az időzítő nem működik, de másban (Tina, Multisim pl.) igen, és a valóságban is.!. Akinek nincs Proteus, felteszem jpg-ben is.. Az áramkör szépen működik. Táp egy számítógép tápegysége, van 5V és 12V, és a teljesítménye - gondolom - megfelelő; bár kétségeim vannak.. A kapu motorja 2 db akkus csavarhúzóból vannak, a meghajtás tekerős kocsiemelő, azt hiszem, wartburgé. Holnap tehetek képet, ha valakit érdekel.. A 2db szimpla relé PB314012, a középső dupla DSA-334192. Motorok nélkül, ill egy motorral majdnem tökéletesen működik, ám ha mindkettőt ráteszem, az 1 relé prellez és leáll a táp. 1 motorral és nem távval működtetve (hanem a nyomógombbal - az U2-től jobbra) az áramkör zárt marad, hiába engedem el a gombot. Napok óta keresem a hibát, de nem találom, van valakinek ötlete, mi lehet a baj? Előre is köszönöm! Zsolt
Ha közös a tápod a motortáppal - az már önmagában is okozhat gondokat. Leginkább az indulási és a fékezési áramok tudnak nagy pofonokat csinálni az elektronikának. Amikor meglódul egy vasdarab, van, hogy a motorok visszatáplálnak egy rövid ideig. Akkuról is próbáltad esetleg, vagy csak hálózati, trafós tápról? Én megpróbálnám a motorokat egy akksira tenni ideiglenesen. Ha minden rendben lesz - a táppal kell valamit kezdened. forgásirányváltásnál egy-egy diódát is érdemes lenne belerakni a megfelelő ágakba, már azzal is sok tranziens eltűnik. Nem látom - persze ettől lehet, hogy van - de a digitális elektronika 100nF-os táphidegítése is szükséges. Meg kell mondjam, így jobban megnézve, hogy a relé meghajtásod is igen rendhagyó. A relék is elég kicsinek tűnnek DC-re. ?kg a kapu?
Szia!
A tápegységed nagyon gyenge 12V-on. Akkus csavarhúzóknak nagyon nagy az indulási árama terhelés alatt, de hogy mennyi azt mérd meg. Nem bírja el a 2 motort szerintem. A hozzászólás módosítva: Márc 23, 2015
Üdv.
Közös a táp, ill. a saját belső tápját használja, ahogy a rajzon is. Akksiról nem próbáltam (nemcsak azért, mert nincs is), a két motrot terhelés alatt simán vitte a szgép táp, gondoltam, nem lesz gond a néhány miliamperes vezérlés mellé... De akkor nem jó közös tápról - leválasztom, kipróbálom. Csak nem lesz egyszerű a reléket áttervezni... ![]() Eredetileg H híddal szerettem volna megoldani, csak nem tudom az áramfelvételt megmérni digittel, mert ugye gyors az indulási is, és azt nemigen tudja követni. Amennyit kivettem, hogy kb 1,5A az indulás, aztán beéri 400mA körüli árammal is (koponyánként). (üresjárat, nem terhelt). Így aztán nem is tudtam olyan rajzot keresni, ami kapacitásban nekem megfelelő... 10A, 250V van a relén, bár AC, de nem tudom, hogy DC-n ez mennyit jelent... Van valami képlet az átszámításra? Kaméleon, a diódákat hogy képzelted, hová kéne tenni a forgásirány váltáskor? A relék elé? 4007 a minimum, az megfelelő? Vagy nagyobb kéne? H hidas kapcsolás jobb lenne, ugye?
A számítógép tápegységed 12V-os kimenete hány Ampert tud?
Hát ez egy régi táp, nincs feltüntetve. JNC 200W. Megnéztem párat a neten, 6-8A van 12V-on..
Megpróbálom egy másik tápról üzemeltetni a motorokat, de ahhoz át kell alakítani A hozzászólás módosítva: Márc 23, 2015
Olvass bele ebbe a topikba : Bővebben: Link
Nem feltétlenül kell átalakítani, ha van erősebb táp, ami tud kb. 20-30A-t 12V -on 150kg-os szárnyaknál Simán lehet 20A induló áram és 4A tartósan Nekem ezért van akksi eleve. Így megúsztam egy olcsó (igaz napelemes) táppal +akksi ára. Mindössze 1,37A a töltés (150 Ft-ból), illetve van egy áramkorlát(10Ohm 20W 200Ft) - éppen a motorok miatt, hogy ne tehessék tönkre a töltőkört, amikor mennek. Az akksi meg simán kibírj a a pillanatnyi áramlökéseket. De lehet jó trafós táp is, csak külön érdemes rakni a motorok tápját. Ugyanis ha túlterhelnéd az áramlökésekkel a tápot - a trafó vasa úgyis visszakorlátoz. Persze ezt a félvezetőknek is bírniuk kell! Használhatsz 12V kapcsolóüzemű tápot is - de azok nem túl olcsók: például ilyenek .
Minden IC tápjára tegyél 100nF kerámia kondenzátorokat közvetlen a lábaknál a panel aljára forrasztva.Az Ic-k tápját válaszd le egy diódával a főtápról,a dióda után tegyél egy 100µF-100nF kondenzátort párhuzamosan kötve,értelem szerűen a pozitív-negatív ágakra,ezzel majdnem "függetlenítve" lesz az IC-k tápja a főtáptól,nem fognak zavarni annyira a nagyobb áramlökések.Mindkét motorra tegyél egy snubbert,ez egy 22nF/400V és egy 33 ohm/1W ellenállás sorosan kötve majd ezek két kivezetése a motor két vezetékére van kötve.Nem biztos,hogy minden gondodat megoldja,de megéri ezeket beépíteni,saját tapasztalat.
|
Bejelentkezés
Hirdetés |





Van ennek a megoldásnak valami neve?




