Fórum témák
» Több friss téma |
Fórum » Muzeális készülékek-alkatrészek restaurálása
Témaindító: Kutyuli, idő: Márc 29, 2008
Témakörök:
Janó bácsi már megírta.
Tisztára, mint a Terta T328, gyanúsan ugyanolyan a csövezése!
Kicseréltem a hibás elkót és megszólalt szépen a rádió. A hangerőszabályzó potméter recsegős. Hogyan szoktátok orvosolni?
Általában segít, ha belefújsz valami contact anyagot, esetleg kissé olajos benzint és jól megjáratod. Kicsit meg kell emelni a bakelit lapot egy késheggyel, hogy a résen bele tudjon folyni, vagy óvatosan fúrsz az oldalába egy 1 mm-es lukat. és azon keresztül. Persze a rendes javítás az, ha lefúrod a szegecseket, szétszeded, és megtisztítod a csúszó felületeket ronggyal, ecsettel, stb.
Ez preciz válasz, nagyon köszönöm ilyen részletes ötletre vártam.
Csatlakozok Janó bácsi válaszához! A bontás és tisztítás a legjobb megoldás. Utólag a szegecseket lehet pótolni csavarokkal, így a későbbi tisztítás is egyazerűbb lesz. Azért bontom én is inkább, mert bár egyszerűbb 2 lyukat fúrni a ház oldalaba, hogy az egyiken befújt cucc a másikon kivigye a koszt, de ha nem sejted, hol van a belvilág, vagy megszalad a kicsike, akkor megölöd a cuccot, nem beszélve arról, hogy a véletlenül bejutó forgács csak ront a helyzeten. A koszolódás ebben az esetben sem játszik, mert a furatok letakarhatók egy ragasztószalaggal, de akkor is.... 1000 szónak is egy a vége: a legszebb megoldas a bontás, tisztítás, csavarozás trió
![]() K
Egyetértek.
Szervusztok! Józsibácsi témájához csatlakozva szintén R946 rádióval kapcsolatban lenne kérdésem. Az EZ80 egyencsőnél nézegettem a lábakat és a 3. 4. láb gyárilag össze van kötve, viszont a kapcsolási rajzon nincs. Ennek mi az oka?
Azon kívül hogy a fűtés egyik oldalát közösítették az anódfeszültséggel semmi. Talán így olyan lehet mint egy direkt fűtéses egyenirányító cső.
A fűtést kötötték össze a katóddal, hogy azonos potenciálra kössék őket, így brummentesebb és a kapacitív hatás (meg a véges szigetelési ellenállás) miatti potenciáleltolódást, ezáltal a fűtőszál szigetelésének terhelését szüntették meg - azaz ne alakuljon ki feszültségkülönbség a fűtőszál és a katód között. Ez egy technikai fogás, az egyéb csövek esetében fel szokták tüntetni, ez a cső külön fűtésről megy, így ez nincs befolyással a többi működésére, lefelejtették. De a gyártásban résztvevők tudták, mit kell tenni és miért.
Van még mit tanulnom...de erre való a fórum.
Ezt a "technikai fogást" minden esetben lehetne alkalmazni rádióknál, ha esetleg gyárilag nincs összekötve?(persze csak a külön egyencső fűtéskörös kapcsolásoknál)
Brumm minimalizálás miatt kérdezem, más rádió javításánál, vagy ahol eleve más típusú az egyencső. A hozzászólás módosítva: Jan 12, 2017
Lehet alkalmazni, de láttam már olyan rádiót, amiben egy fűtésről ment minden cső, az egyenirányító is. Ott ez nem játszik. A másik, hogy nagyon ismerni kell a különböző kapcsolások viselkedését, hogy változtassunk rajta. Feltételezhető, hogy nem véletlenül van valami úgy, ahogy.
Üdvözlök mindenkit! Először is boldog újévet kívánok mindenkinek, és sikeres munkát az elkövetkezőkre! Megint a segítségeteket kérném. Mambó magnó számlálójával foglalkozott-e már valaki? Az a gond vele, hogy előre szépen megy, visszatekerésnél viszont megáll a tárcsa, és elkezd racsnizni. Szétszedve a tárcsák hibátlannak tűnnek. Azt nem tudtam megfejteni, hogy mi választja meg, hogy nullázni akarok, és be kell akadni a racsninak a tengely hornyába, vagy visszafelé forog, és nem kell akadni. Nekem visszafelé tekerésnél is beakad a racsni. Ha valaki tud benne segíteni, megköszönöm!
Sziasztok,
Úgy alakult, hogy feleslegessé vált a könyvtáramban Kádár Géza: Rádióvevőkészülékek kapcsolása c. könyvének 1. kötetének egyik példánya, amit egy jelképes összegért és a szállítási költségért cserébe felajánlok az első komoly érdeklődőnek, aki privátban megkeres. A könyv nem mai darab, használtam én is eleget, ami látszik is rajta, de a benne lévő információk kortalanok és időtállók ![]() Azért itt ajánlom fel, mert ez ebben a szűk társadalmi rétegben tudják, hogy mit képvisel egy ilyen kötet ![]() K
Sziasztok! Ide is felteszem, bár ez még nem igazán muzeális korú készülék.
Szóval keresem a hiányzó alkatrészeket ami a képen látható: bemenetválasztó gombok króm sapkái, potméter forgató gombok, eredeti potméterek mind a három. Ezek esetleges javíthatóságáról szakmai tanácsot megköszönöm.Végezetül 2 db végfok modul sem ártana.
Üdv mindenkinek.
Sikerült megszólaltatnom az előző hozzászólásomba lévő készüléket. Viszont lenne vele kapcsolatba kérdésem, a középső poti milyen célt szolgál? A képen pirosan bekereteztem. A másik pedig, hogy az EM11es cső nem "mutat" semmit, ez cső hiba lehet? Vagy egyáltalán annak, mit kell hogy mutasson?
A pot méter, hangszín szabályzó, valószínűleg zárlatos a közepére kötött 50nF-os kondi, és leégett, megszakadt. Az EM 11 hangolásjelző varázsszem, zölden kellene világítania, és jelezni az állomás behangolását. Ha mérhetően meg vannak a rámenő fesz.-ek, és nem világít, akkor akkor hibás a cső.
A hozzászólás módosítva: Jan 25, 2017
Köszönöm!
Sikerült kicserélnem a potit benne(rommá kopott), találtam itthon, ami nem üt el a régi technikától. Kondi az valóban zárlatos volt. Az EM11nél, eddig még csak a fűtést néztem meg, az rendbe, a többit majd kiméregetem. Még annyi, hogy elég brummus a készülék, azt esetleg mi okozhatja?
Szűrőelkó.
Minden elkot cseréltem, egyet kivéve, egy talàn 5uf os, de akkor még azt is cserélem.
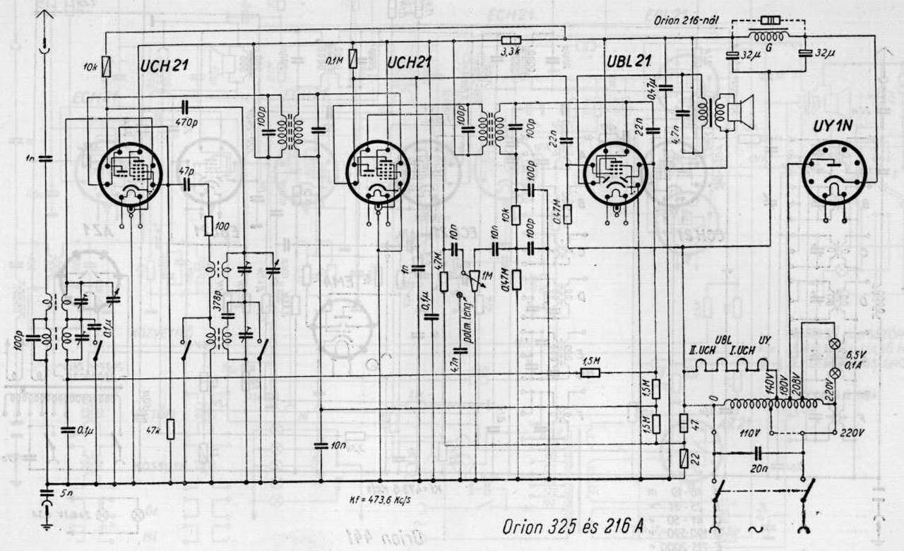
Helló mindenki! Szeretnék egy Orion TYP.325 rádió készüléket felújítani.Rajzot lehet ugyan találni a neten hozzá, de a rajzzal ellentétben ennek a készüléknek 3 kivezetésű hállózati trafója van, nem azok az alkatrészek vannak benne stb. tehát nem stimmel a rajz a készülékhez. Itt a rajz , amit lelehet tölteni, meg itt az én trafóm. Volt ezeknek több variációja?
Legalább 6 féle variáció létezik. Az egész gépről kellene kép, akkor többet tudnánk mondani. Valószínűleg a 323-as kapcsolás illik hozzá.
Kivülről úgy néz ki mint bármelyik 325 - ös, a belül meg a képeken. Egérrágta meg minden de hátha felismeri valaki! Közben megnéztem a 323 - at, annyi a külömbség, hogy az enyémben cső az egyenirányító.
A hozzászólás módosítva: Jan 25, 2017
Az EM 11körűl a feszültségek rendbe vannak, de nem mutat semmit, így halott a cső. IlYet hol tudnék beszerezni?
Oda vissza 400kilométert utazni egy csőért, egy kicsit luxus.
Hátha veszel mást is (rettenetes tud ám lenni egy börze
).Meg jó a társaság is... Majd van az a része, hogy nem is biztos hogy éppen kapsz
Az EM11 elég ritka cső, nehéz lesz beszerezni, de néha látok a vakerán is. Ha nem ragaszkodsz nagyon az eredetiséghez, akkor foglalat cserével. átkötéssel, jó helyette az EM4-es, azt könnyebb kapni a neten.
|
Bejelentkezés
Hirdetés |


















).
