Fórum témák
» Több friss téma |
SZia. azóta találtunk még pár hibát pl olaj dekni repedt elfojt az olaj. lyukas a kipufogo nincs pedál ....stb
Sziasztok! Valaki tudna egy suzuki sepia zz kapcsolási rajzott? Sajnos össze van gányolva és nem tudok eligazodni rajta.
Sziasztok!
Egy kis segítséget szeretnék kérni! Van egy SR50 factory ,karbis robogóm. Az akku tönkrement ezért kivettem,de így nem működik sem a kilométeróra ,sem semmilyen műszer ,nem világít,tök halott az egész kijelző.Amikor berugtam a motort azt irta ki hogy err 0007 ,aztán sötétség. A féklámpa is elég gyengén világít így akku nélkül járó motornál. A világítás az jó. Rákötöttem egy másik akkut azzal úgy néz ki hogy jól működik minden,járó motornál is.Úgy néz ki mintha a műszerfal nem kapná meg a 12 V-ot. Mi lehet a hiba , fesszabályzó vagy esetleg az állórész(gyujtás tekercs)Hol kezdjek el méregetni? Várnám az ötleteket. Előre is nagyon köszönöm!
Sziasztok!
Egy kis segítséget szeretnék kérni! Van egy SR50 factory ,karbis robogóm. Az akku tönkrement ezért kivettem,de így járó motornál sem működik sem a kilométeróra ,sem az LCD kijelző ,nem világít,tök halott az egész kijelző.Amikor berugtam a motort azt irta ki hogy err 0007 ,aztán sötétség. A féklámpa is elég gyengén világít így akku nélkül járó motornál. A világítás az jó.. Rákötöttem egy másik akkut azzal úgy néz ki hogy jól működik minden,járó motornál is.A töltés is jó . Akku nélkül járó motornál :Úgy néz ki mintha a műszerfal nem kapná meg a 12 V-ot.de minden más működik . Mi lehet a hiba , fesszabályzó vagy esetleg az állórész(gyujtás tekercs)Hol kezdjek el méregetni?A fesszabályzóban kellene tudni mérni 12 V -ot? Várnám az ötleteket. Előre is nagyon köszönöm! Barsanya
Ne kezdj semmit méregetni , tegyél bele új akksit és használd .
Lehet, hogy tönkrement a töltése, ez meg az akku halálát okozta. Új akku is járhat így.
Így hát az új akkuval egy töltőáram ellenőrzést iktasson be, mielőtt komolyabban - nyugodtan használatba venné. De igazad van, Írja, töltés is jó. Akkor meg nincs hiba A hozzászólás módosítva: Aug 25, 2018
Idézet: „A töltés is jó .” Állítása szerint azzal semmi gond.
Ma vettem bele új akkut.Úgy néz ki minden ok.
Nagyon köszi a segítséget!
Sziasztok!
Liberty 50 4 T 12 volt 9 Ah akkumulátor helyett lehet 12 volt 4 Ah használni? Előre is köszönöm!
Sziasztok!
Segítségetekre,ötleteitekre lenne szükségem az alábbi problémámra. Van nekem egy 150 cm3-es 4 ütemú kínai quadom ami az alábbi problémákat produkálja. Gyújtást ráadva rendben világíít a kék színű digitális műszerfal világítás.Eddig ok minden. Na de most sorolom a hibákat: Ha behúzom a kézi első féket vagy a lábbal taposható hátsó féket akkor a műszerfal kijelző fénye elhalványul. Fékeket elengedve újra szépen világít. Világítást ráadva nincs hátsó lámpa világításom és a féklámpa sem világít fékkar vagy lábfék használatakor. Öninditózást kisérelve semmi nem történik mintha be sem lenne kötve a nyomógomb. Első lámpa világítás, tompitott és fényszóró megfelelően világít. Irányjelző lámpák és vészvillogó megfelelően működik. Ha az önintító relét rövidre zárom rendesen tekeri az indítómotort de nem indul be. A gépezet így került hozzám és szeretném életre kelteni. Minek és hogyan álljak hozzá? A hozzászólás módosítva: Aug 28, 2018
Hello! Nem ismerem a gépedet, de a leírásod alapján valamilyen Test vezeték/kontaktus probléma lesz elsőként. Elsőként a műszerfal környékén nézz széjjel..
Segítségre volna szükségem, hibaok tippeket kérnék attól, aki tapasztaltabb, mivel nem értek annyira hozzá. Van egy Honda Today robogóm, ami tegnap óta nem indul önindítóval. Gyújtást rákapcsolva csak egy enyhe kattanás hallatszik a blokk felől, a fényszóró sem ég, ahogy szokott, viszont a kis kerek műszerfal világít. Ugyanakkor első próbálkozásra be lehet rúgni a karral ("pöccre indul") és minden működik, ahogy kell.
Első gondolatom az volt, hogy az akku egyik cellája lett rövidzárlatos. Rámérve 11,5V a feszültsége, ami egy 5W-os lámpát rákötve sem megy 10,5V alá álló motornál. Ha beindítom a motort, akkor az akku sarkain akár 13-14V-ot is mérek, tehát valószínűleg töltés is van. Az akkura rámérve önindítózás közben is megtartja a 11,5V feszültséget, azaz lenne feszültség de nem jut el az önindítóhoz (és a fényszóróhoz se). Mi okozhatja ezt a jelenséget és a hibát? Előre is köszönöm a segítséget.
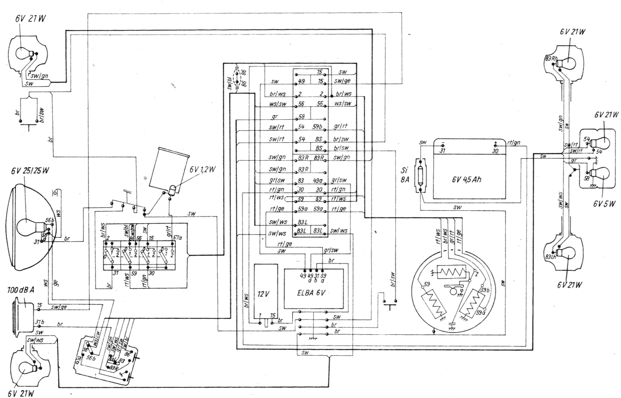
Van egy Simsonom, ami teljeskörű felújításon esett át, beleértve a vezetékelést is. Minden jól működik, kivéve az irányjelző lámpákat. A kapcsrajz1.jpg alapján készítettem a kapcsolást. Abban az esetben, hogyha az irányjelző kapcsoló lilával jelölt vezetékét közvetlenül az akkumulátor pluszra kötöm (tehát az ELBA kimarad az áramkörből), akkor az irányjelzők is működnek (persze nem villogva, hanem folyamatosan világítva). Emiatt arra tippelnék, hogy az ELBA indexrelé része hibás. A kérdésem az lenne, hogy hogyan tudnám leellenőrizni, hogy a feszültségszabályzó legalább működik-e? És, hogyha működik, megoldható-e az, hogy veszek egy külön indexrelét és az ELBA feszültségszabályzós részével együtt használom, ahogy a kapcsrajz2.jpg mutatja?
Hello! Nem kellet volna ezért külön topikot nyitni. Itt megtalálod az ELBA rajzát, amiből kiderül, hogy működni fog a külön relével is. A feszültség szabályzó működését úgy tudod leellenőrizni, ha fordulaton megméred az aski feszültségét, aminek 7,2V körül kell lenni, és nem szabad jelentősen csökkennie terhelésre, ha pld. egy lámpát teszel rá. De pld. a 7,5A-es biztit kivéve, a helyén, mérheted a töltőáramot is.
Hoztak hozzám egy keeway hurrican mocit hogy kiveri a világitást hol egyiket hol másikat .
Utána olvastam mert számomra ismeretlen volt .az olvasottak alapján végig zongoráztam mindent . Az akkumulátort cserélni kell a fesz szabályozót cserélni kell , viszont a kapcsolási rajzon szerepel terhelő ellenállást sehol nem találom a motoron , már százszor végig zongoráztam de nincs ellenállás ? A kérdés lehetséges ez vagy csak a szemem nem veszi észre.
Szia! Te 6V-os képet csatoltál, proli007 a 12V-os ELBA-t. Csatoltam a 6V-osat! Ahogy nézem, ez javítható is, semmi speciális alkatrész, csak tranzisztorok, diódák, amik helyettesíthetők. De a külön relé is működik természetesen, de kapni 6V-osat még?
Ja és ahogy proli007 írja, az akkun feszültséget mérj járó motor mellett( nagyobb fordulaton). 7-7,2 fölé nem nagyon mehet. Akkor jó a szabályzó, de ehhez feltöltött akku kell. Áramot ne mérj, felesleges és terhelés alatt is csökkenhet a feszültség, hisz ez nem egy generátor, mint az autókban. Ez egy töltőtekercsről tölt, ami szerintem nem ad 1A-t sem, ráadásul csak félhullámban tölt. A hozzászólás módosítva: Szept 2, 2018
Kerámia test, fémkeretben/lemezvázban,ilyen, vagy hasonló kell keresned, a vázhoz rögzítve. Ha nincs, akkor lespórolták, és a szabályzó disszipál többet, nagyobb eséllyel megy tönkre.
Értem, köszönöm a válaszokat. Akkor végülis az jó lesz, ha az új indexrelét majd úgy kötöm be, ahogy a 2. képen jelöltem? Tehát, ha az ELBA 49-et és az indexrelé 49-et egymással összekötöm, ami így az akku pluszhoz megy.
Persze, jó lesz. A ELBA 49a lába üresen marad.
Tudom mit kellene találnom de végig követve az összes vezetékköteget nincs.ellenállás sehol.
Viccesen tudom hogy müködik de mitől .
És, hogyha a feszszabályzó része is rossz, akkor mit kéne mutasson a multiméter feszültség mérésnél járó motornál, ha az akku 2 pólusán van a 2 vezeték?
Akkor túltölti az akkut, ilyenkor 7-7,2V fölé emelkedik a feszültség. Pl: 8V, az már káros az akkura.
Nem kéne az elba elé egyenirányító?
Szia! A 6V-os az sönt szabályzású, ott a töltő tekercs egyik pontja le van testelve és kettős funkciója van a 12V-os rendszerűben pedig csak az akku töltését látja el és nincs testelve a tekercs egyik pontja sem. Amit "proli007" mutatott kettő képet ott az egyik esetben van villogó automata és az ELBA csak az akku töltéséről gondoskodik a másik esetben nincs villogó és a fesszabályzó (elba) villogó elektronikája is fel van használva.
Ahogy VIM is írja, a 6V-osban nincs graetz.
Segítsetek. Tegnap izzó csere miatt szètszedtem a robogót ès össze rakás után nem működik a helyzetjelző sehol sem se elől se hátúl ès a műszerfalon sem. A kábelekkel mindent rendben találtam. Mi lehet a problèma???
Sziasztok. Segítséget kérnék egy 1996 körüli Aprilia Sr 50 Lc robogóval kapcsolatban.
Téli leállítás után nyáron kihoztam a garázsból, pöccre indult, pöfögött 5 percet majd leállt és folyt a víz a blokkból, ott ahogy a gyujtás állórésze és a vízpumpa is van. A vízpumpát megjavítottam, nem ereszt de a motor továbbra sem indul be. Kivett gyertya benzines ergo üzemanyagot kap. Kivett gyertya szikrázik, ha nem érintem a vashoz csak hozzá közelitem akkor is áthúz a szikra akár 5mm-t is. Másik gyertyával is próbáltam, azzal sem indul be. Megmértem az állórész tekercseit, 800ohm, 500 ohm és 2x 40 ohm.. a tekercsek ellenállása. Lehet hogy nem függ össze a leállás a vízpumpa hibájával de lehet hogy igen... van ötlete valakinek mi lehet a hiba?
Hali!
Én az s51-en újra drótoztam mindent. Gyári töltő helyett mex félét építettem. A hátsó világítást és az indexeket ledesítettem. A gyári villogó autómata helyett uni időrelét használok. A gyújtás kapcsolót kidobtam és raktam bele kulcsal oldható gomba fejű vészvombot. A leállításhoz nem kell kulcs csak térddel lökök rajta eggyet. Az eggyetlen próbléma eddig a ledszallag darabok elhalálozása volt, mivel 12v helyett14,4-14,8 v kaptak. Ezt meg orvosoltam kínai step down konverterrel belőve 11,8 v feszültségre. Pici 4ah zselés akku van benne de még soha nem tudtam lemeríteni. Használok még navit is rajta. Simán bírja. Üdv!
Ha szikra van, akkor nem lehet gond a tekercsekkel. Én inkább azt vélném hibának, hogy látszik a benzin a gyertyán. Annak a hengerben már nem igen kellene folyadék formájában lennie, főleg nem a gyertyán kiülve. Tehát lehet sok a benzin.
A karburátort nem állítottam el és amióta a leállása történt a karbival sem lehet változás ergo jónak kell lennie mert mint mondtam pöccre indult a motor majd 5 perc után leállt. Régen rossz hőértékű gyertya miatt előfordult h percekig rugdaltam, lucskos volt a gyertya és mégis beindult.
Mostanáig a netet bujtam, és a "nyomás alatt nincs szikra" esetére jut el minden oldal. De megoldás.... az nincs. Nézzek át mindent a gyertyapipától az állórész tekercséig. Még a főtengely szimering is szóba került valamint a csökkent kompresszió és a fals levegő beszívása is. Szóval a találgatásig jutottam el. A hozzászólás módosítva: Okt 13, 2018
|
Bejelentkezés
Hirdetés |
















