Fórum témák
» Több friss téma |
- Ez a felület kizárólag, az elektronikában kezdők kérdéseinek van fenntartva és nem elfelejtve, hogy hobbielektronika a fórumunk!
- Ami tehát azt jelenti, hogy a nagymama bevásárlását nem itt beszéljük meg, ill. ez nem üzenőfal! - Kerülendő az olyan kérdés, amit egy másik meglévő (több mint 17000 van), témában kellene kitárgyalni! - És végül büntetés terhe mellett kerülendő az MSN és egyéb szleng, a magyar helyesírás mellőzése, beleértve a mondateleji nagybetűket is!
Szia!
Szerintem megéri az árát. Majd akkor jössz rá, hogy milyen hasznos, amikor már megvan. ![]() Üdv, Ballage
Szóval akkor vegyek hozzá egy kábelt?
(Én nem tudom hogy az most csak árnyékolt vagy más, de a magába az antennába csak bele kell csavarozni a kábelt. ) Az mit takar hogy illesztett? Megfelelő hossz az antenna és a kábel a rádióhoz van illesztve vagy mit? Mert elég régi a rádió kimondottan ehhez már nem fogok találni. Mit csináljak?
Hello!
Nagyon egyszerű a képlet. Autórádióhoz, autórádió-antenna szükségeltetik, nem drótok.. ("Cipőt, a cipőboltban".. szólt a régi reklám.) De azt tudni kell, hogy hangolni a rádió antennáját, csak a középhullámú vétel esetében volt lehetséges. Úgy hogy egy belső trimmer kondenzátorral, beállítottuk (kiegészítettük) az antennakábel kapacitását a vevő hangolásához, ha az eltért kissé a behangolásnál használt kapacitástól. Pont ebből az okból, hosszabb-rövidebb-más koaxiális kábelt használni nem célszerű, a jel veszteségével jár.. (Dobd ki azt a régi vacak rádiót ha nem érzékeny, és keress egy jobbat. Szerintem sok embernek van talonban ami működik és még nem dobta ki. Örül ha neked adhatja..) üdv! proli007
Még annyit a témához, hogy az antenna "talpát, ahová a kábel árnyékolása is megy, fémes összeköttetésbe kell hozni az autó fémtestével. Csak így lesz jól illesztett antennád és jó vételed.
Helló.
Szerintem inkább antenna van rátötve mint drót, 40-50cm-re kihúzható antenna de felesleges kihúzni nem villámhárítót akarok rátenni, de mint mondtam a rádióhoz nem volt gyári kábel. (Az antenna is bolti.) valószínűleg a vezeték hossza nem passzol a rádióhoz, de mint mondtam nem az a baj, hogy nem vesz semmit, hanem hogy egyik irányból jól szól másikból meg *** sajnos. Hagyjam a fenébe?
Ezt még nem próbáltam ki, bár már gondoltam a tetőcsomagtartóhoz fogom kötni. Na majd délután kipróbálom.
Az autórádiódnak először asztalon kellene jól szólni, ahogy köbzoli írta, darab dróttal. Az antenna hangoló trimmernek, csak közép és hosszúhullámon van szerepe, de ezt csak a végleges helyén kell hangolni.
Az antennakábel nem koaxkábel, hanem egy kisveszteségű, kiskapacitású árnyékolt kábel, (a középső ere, a szigetelő dielektrikumban levő csőben futó cikk-cakkban hajtogatott vékony ér), ilyet előreszereltet 5 m -es hosszban lehet kapni, elvágni nem érdemes, mert elég nehéz a csatlakozót újraszerelni. Az antenna még az URH FM sávban sincs hangolva, még ott is rövidebb a szükségesnél, de a tisztességes működéséhez szükség van a gk fémtestére. Ha csak odabuherálod a tetőcsomagtartóra, jelentős érzékenységromlással számolhatsz.
Akkor most ha jól értem ki kéne próbálni egy darab dróttal a rádiót és úgy jól kéne szólnia? Bármilyen irányból?
A második dolog, hogy ha veszem egy 5m-es kábelt mindkét végén csatlakozó akkor azt hogy kötöm az antennához? (Vagy ezt úgy adják antennástól?) A harmadik dolog amivel nem vagyok tisztában, hogy azt írtad ez az antenna fm sávhoz is rövidebb a kelleténél? Én más autókon sem látok 1m-es antennát még ez az 50cm (bár még nem mértem le előfordulhat hogy talán van 60cm is, de akkor is eléggé kilóg az autóról). Akkor valahogy nagyobb antennát kéne rá tenni vagy hogy? (Szerintem a rádióval nincs baj asztalon szól ha az antenna jó irányba mutat a szobámba a rádió is olyan ha elfordítom az antennát már elég rossz a vétel. Bár a fene se tudja autórádióknál mi a jó.)
Ilyen Bővebben: Link kábel van csak a másik vége van levágva és rákötve az antenára. Az baj?
A használt autó antennáknak (már ha gyári) van speciális antenna csatlakozója. A hosszabbító kábelt ide kell bedugni, a másik végét a rádióba, Ha nem stimmel, van átalakító is, a régiről az újra. A felesleges kábelt feltekered, és eltejted. A gyári antennának sincs irányhatása, miért is lenne.
Az asztalon elég a darab drót, annak se nagyon van irányhatása, addíg kell hangolni, míg a maximális érzékenységet el nem éred. Ilyenkor már nem fogsz irányhatást tapasztalni. KH -n. és URH -n is lehet találni a sáv mindkét végén erős adókat, amire a hangolást el lehet végezni. De a hangolást nem a KF tekercsek hangolásával kezdjük!!
Eléggé baj.
De át kellene ballagnunk valamilyen antennás, vagy inkább autórádiós totyikba.
Sziasztok!
Mit jelent itt a dupla kacsacsör? "Rt << R2" Köszi hello>>
Az lenne a probléma hogy egy pici világítást akarok csinálni az asztalomra egy kínai biciklilámpáról,és a rajta lévő gumigombot mivel tudom helyettesíteni?
lent kép a nyákon lévő "gomb"ról
Veszel egy sima nyomó gobot és a két kivezetésre forrasztod aztán kész!
Pl ilyennel
huhu pont ilyent fogok este kiforrasztani egy régi lámpából
de annak 4 lába van,meiket kössem be?pont ilyen lex http://www.hestore.hu/termek_10022461.html
Műszerrel mérd ki mert én nem tudom pontosan de ha jól emlékszem egy-egy szélső az.
Sziasztok. Olyan kérdéssel fordulok hozzátok, hogy egy 74HC595 típusú shift regisztert (pontosabban nyolcat) kötöttem rá egy 16F628-ra. Ez eddig rendben is van, de ha be shiftelek egy adatot akkor 80 %-ban helytelenül megy bele. Kis időt hagyok két utasítás között. Vcc és MR a tápon, DS, ST_CP, SH_CP megy a picre egy 4.7K-s felhúzó ellenállással. ST_CP-ről egy 100nF kondi megy még a földre OE és GND -vel együtt. Esetleg a bekötéssel lehet a probléma? Előre is köszönöm. Üdv!
Sziasztok!
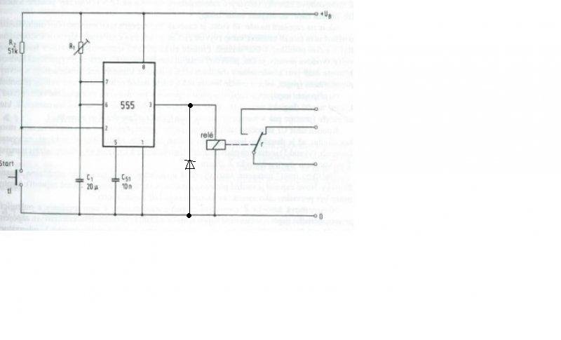
Találtam egy könyvben egy időzytőtt 555ös IC segitségével. egyetlen bibi van vele, h nincs ott mekkora az egész bekötés tápfesze. Ránézéésből meg tudná valaki mondani vagy esetleg saccolni? Előre is köszi
Szia!
Legyen például stabil 12V, és akkor egy 12V-os tekercsű miniatűr relét tud majd kapcsolni. Egy védődiódával azért illik kiegészíteni a kapcsolást.
köszi a választ. án probapanelen összeraktam a 7végén és rákötöttem egy 9V elemre, de nem müködött sajna, sőt a kis IC hirtelen felforrósodott...
Csak kivulallokent kerdezem: tud-e az 555 annyi aramot adni, ami kepes behuzni egy relet?
hát ha benne va a rajzban akkor biztos... ugy olvastam, h max 200mA bir az 555ös IC a kimeneten...
Max 200mA-t tud leadni az IC. Egy ilyet biztosan el tud kapcsolgatni, pláne, ha nem kell állandóan húzva tartania.
azzal az állandoval mennyire gondolsz max? meddig birhat meghuzva tartani egy hasonlo relét?
Nagyon sokáig. Az a relé 150 mW-os behúzótekercsű, úgyhogy nem lesz vele gond hosszú távon sem.
|
Bejelentkezés
Hirdetés |







de annak 4 lába van,meiket kössem be?






