Fórum témák
» Több friss téma |
A nyákra 40wat van írva Urbán féle verzió. Ebben benne vannak a diódák is a kollektor emiter oldalon a tranzisztor után, ami a te rajzodon ugye nincs és én is azt csináltam meg . Később átnézem akkor részletesen este felé és meg mondom mert ugye van ebből a kapcsolásokból kisebb nagyobb eltérésekkel több verzió.
Csináld meg azt amit az előbb küldtem .Nézd át jól nem olyan bonyolult az sem , és az alkatrészek sem drágák
Ok Neked kell eldöntened melyiket választod
Hali!
Legjobb tudomásom szerint a diódák csak a tranyókat védik. De javítsatok ki ha nem így van... Üdv.: Peti
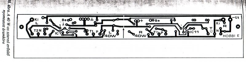
Ehez a nyakhoz tud valaki beultetesi kepet is kuldeni ..koszonom az eddigi faradozasotokat is.
Csinaltam egy nyak rajzot..Arra lenek kivancsi hogy jo e?
A tranzisztorokat védi a feszültsé tüskéktől, amit a hangszóró, is adhat.
Valaki legyen szives mondja meg hogy jol keszitettem el a nyakot vagy sem...valaszokat koszonom.
Sajnos nem. Az alkatrészeid egymásra lógnak, egy furatba nem lehet két alkatrészt beültetni. A tranzisztorokat a NYÁK szélére kell tenni, mert hűtőbordára kell szerelni ! A TDA-nak nem jó az amit csináltál, nem olyan a lábak osztása.
Ez nincs kipróbálva, csak most rajzoltam neked
Ki indulásnak megnézheted a 100watos nyákját is itt van a fotóknál abból át lehet alakítani a 40watoshoz kis ügyeskedéssel ha a nyákot megfelezed mert a kapcsolás elve ugye hát ugyan az, nyilván való ez híd kapcsolásban van itt és kétszer van megcsinálva, és persze hát az ic 1es és kettes lábainál itt más a kapcsolás mivel hídban van rajzolva . Ha ezt a nyákot el felezed kereszt irányban és el hagyod róla az RC tagokat nagy vonalakban már megvan a nyákod. Csupán az IC TDA2030 1es és kettes lábánál kel egy egész kicsit át kombinálnod mert ugye az 1es láb 1db 10mikrós kondin keresztül kapja a bemenetet ,(meleg pont) és a 10mikrós kondi után 1 100kilós ellen álásal testre megy . A kettes láb 1 RC taggal megy a testre , és a kettes 4es lábat 47kilós ellen állással kötöd össze.
Közben ott van 1 jó kis nyák terv
Igen latom es azt fontolgatom hogy hogyan lehet ezt kezzel megrajzolni a nyakra... mert ahogy emlitettem mas ezkoz nem all rendelkezesemre.
A sorrend ugyan az, de más a mérete! (lábtávolsága)
Ez az eredeti BD250-hez készült
Megrajzolni kell egy jó lak filc . Valami német gyártmány és aminek neve is van. Vagy egyszerűbbet ha tud valaki ajánlani. Más filcek én nekem nem váltak be . Megmarta a vonalakat néhol a vasklorid. Vagy cső toll
Vagy talán még tus de azt nem próbáltam
Hat meg a labtavolsagot meg kilehet kuszobolni,nemtudom mikor tudom kimarni a nyakot mert apum nem engedi hogy magamba marjam ki vagy hogy rajzoljam .. mondjuk igaza van mutassa meg es megtanulom hogy kel.. koszonom a nyakrajzokat...
Hogy érted, hogy "Megmarta a vonalakat néhol a vasklorid" netán alámart? Pedig tapasztalataim szerint egy jobb minőségű alkoholos filc teljesen jó erre a célra, mint az iszonyatossan drága boltokban kapható maratásálló filcek, sőt néha még jobbnak is bizonyúl. Kézzel való rajzoláskor is fontos a panel nagyon precíz megtísztítása. Megtísztítás után pedig a lehetőségekhez mérten nem "összefogdozni" a panelt, majd pedig többször áthúzva fillcel a megrajzolt vonalat, megvárni amíg megszárad és lehet maratni.
Megmostam és még is alá mart . De ez a lak filc ami most van itthon ez működik ezzel jó .
Megesik, hogy rossz filcválasztás esetén alámarás következik be. De ha megtalálod a megfelelő filcet, akkor azzal jó ideig kitartasz.
Talán amire kifogyna, arra át is álsz valamilyen másféle nyák gyártási technikára. (Vasalás, fotótechnika stb...)
Nézegesd meg ezt is. Ez kétnormás: jó hozzá mindkét fajta tokozású tranyó. Plusz ki van egészítve pár dologgal: biztosíték a kimenetre, védődiódák, szűrőkondik, ja és sztereo.Bővebben: Link
Gondolom kisebb kapcsolásoknál te is használsz filcet még . Ezekhez a TDAás dolgokhoz jó ez . Milyen típust használsz?
Számítógép tápegységben elég alkatrész van egy szimmetrikus tépegységhez?
mert nekem van egy régebbi 200W körülim, TDA2030ast akarok vele meghajtani..
Hello!
Igen kisebb nyákokat rajzolok, amit nem érdemes fotózni, hisz hosszadalamsabb lenne fotózni. Persze a komolyabb nyákokat fotótechnikával készítem. Nos én sima alkoholos filcet használok erre a célra. A márkája: Edding. Azért ezt használom, mert ebből van itthon rengeteg fajta. Nem tudom mennyibe kerülhet, de néha még a drága maratásálló filcet is felülmúlja. Erre annó még mikor suliba kezdésként kézzel rajzoltunk, akkor jöttem rá. A többiek maratásálló filcel rajzoltak, én maradtam a jól bevált alkoholos filcemnél. Nálam nem volt semmiféle alámarás, még a drága maratásálló filceknél pár embernél a szélein picit megkezdte. Nos, véleményem szerint a filcel rajzolt panel úgysem lehet annyira tökéletesre megcsinálni, mint, ha profi programmal gépen megcsinálnánk. Ezért kézzel rajzolásnál a lényeg, hogy müködjön.
Köszi a válaszodat . Múltkor írtál nekem ide valamit ha nem haragszol most kérdeznék tőled még . Tranzisztor pároknál a párba válogatásnál . Itt ez a kapcsolás TDA2030 +tranzisztor pár ami 40wattot tud . Gondolom ha az egyik tranzisztor jobban erősít , én úgy képzelem el akkor a hangszóró impedanciája inkább azt terheli és kevésbé azt amelyik kisebb teljesítményt ad. Ha nem jól értelmezem akkor javítsál ki. Ekkorra teljesítményű tranzisztornál mint a BD250, vagy250C Én úgy hiszem egy ilyen 40watos kapcsolás szinte semmit nem jelent. Kíváncsi volnék rá menyi ampert bír valójában mert valahol itt a netten így árulják BD250C 25A. Ennyi ampert ki bír e azt nem tudom , de ha nincs párba válogatva , én szerintem nem szál el ebben a kapcsolásban legfeljebb a hangzás nem lesz olyan. Persze ezt csak én gondolom így , de be szerzek egy ilyen műszert amivel ki tudom mérni a tranzisztorok erősítését .
Hello!
A BD 250 egy elég komoly tranzisztor teljesítményügyileg. Valójában szinte túlzás is ekkora tranzisztort ilyen kicsi teljesítményhez használni. A maximális teljesítménye valóban 25A ami azért már nem semmi. Ebből a tranzisztorból ennél jóval komolyabb erősítőt is lehetne építeni. De van egy nagy előnye, hogy ekkora tranzisztor van ide választva: mégpedig, hogy alig fog melegedni, ami egy nagy előny. Mivel nagyon minimálisan van jelen esetben kihajtva, ezért nem is szükséges párba válogatással bajlodnod elvikeben. Ha kész leszel a panellal (erősítővel), akkor majd számolj be az eredményekről, kíváncsian várjuk.
A 40watos kapcsolást kb 2hónapja építettem meg már és teljesen jól működik. Ezen külön hűtő bordákon van az ic külön a tranzisztor mind a kettő , tehát 3hűtő borda . Sztereóban van megcsinálva csak még doboza nincs .. Így hát ezen a kapcsoláson így tudom érzékelni tapintással a hőmérsékletet , a tranzisztor hűtő bordája alig alig melegszik szinte semmit sem. Csont hang erőn lehet észlelhető volna nem tudom . Szerintem mások azért írhatták hogy a tranzisztor melegszik mert közös hűtő bordán van az ic vel és ennek a melegedését érzékelik. Ez az ic képességeihez mért igénybe vétel esetén el kezd melegedni gondolom ugyan úgy mint más is , persze gondolom a TDA 7294 30watnál például nem melegszik de 100nál biztosan már Ez meg 15watnál Arra kíváncsi vagyok hogy TDA2030sima hídkapcsolást ami 30watos ki lehetne e egészíteni hasonló elvvel ,ugyan így tranzisztor párral úgy mint ahogy az egy ic nél van megcsinálva. Vagy van ilyen csak még én nem láttam ?
Hello!
2db tda2030-ast hajtanék 24 voltról, mivel a trafón alapból 17 voltos szekunder tekercs van és az még egyenirányítva, pufferelve 24 volt lett. Sok szerintetek neki ez a feszültség? Néztem 7818-ast, de az max 1 ampert bír, ha jól értettem. Lenne esetleg valami más megoldás? köszi
Szia!
A 24 volt nem sok, ha egyszerű tápegységről táplálod. |
Bejelentkezés
Hirdetés |






Vagy talán még tus de azt nem próbáltam
Talán amire kifogyna, arra át is álsz valamilyen másféle nyák gyártási technikára. (Vasalás, fotótechnika stb...)
mert nekem van egy régebbi 200W körülim,





