Fórum témák

» Több friss téma
Fórum » Ez milyen alkatrész-készülék?
 
Témaindító: csaby, idő: Dec 25, 2005
Témakörök:
Lapozás: OK   650 / 1203
(#) nedudgi válasza agostonl hozzászólására (») Márc 17, 2015 /
 
A gugli egyetlen találata: "RTW 98044 CASSETTEN UND BANDLÖSCHGERÄT"
Szalag (kazetta)törlő készülék. Mégnesszalag tartalmát törli erős mágneses behatással.
(#) agostonl válasza nedudgi hozzászólására (») Márc 17, 2015 /
 
Magyarul ez egy elektromágnes. Köszi!
(#) killbill válasza agostonl hozzászólására (») Márc 17, 2015 / 1
 
Idézet:
„egy alumínium fix vasdarab”
Hát, ez igen! Ez már majdnem fából vaskarika.
(#) Hakai hozzászólása Márc 17, 2015 /
 
Sziasztok!

Ezek vajon milyen "négylábú" állatok? Valaki kifejtené nekem?

Köszi!
(#) elektroncso válasza Hakai hozzászólására (») Márc 17, 2015 /
 
Szerintem ellenállásháló lehet a ráírt értékkel. Alsó-felső lábak között kéne ellenállást mérni. Kár, hogy a REMIX-nek nincs ilyen internetes katalógusa mint a TESLA-nak. Esetleg a hőhatás változására végbemenő enyhe ellenállás változást küszöbölték ki a négy ellenállás egy tokba rakásával (mármint, hogy egyszerre változzon az összes értéke és ugyanannyit). A ráírt tizedes érték a tűréshatár lehet. Ez esetben az előző felvetésem ül, mivel műszerellenállásokról van szó.
A hozzászólás módosítva: Márc 17, 2015
(#) agostonl válasza killbill hozzászólására (») Márc 17, 2015 /
 
Na de ha tényleg az. A műanyag házból áll ki egy ceruza vastagságú aludarab, olyan 1-2 cm-re.
Én informatikus vagyok, nem műszerész, úgyhogy ha nem voltam szakszerű, bocsi.
(#) Hakai válasza elektroncso hozzászólására (») Márc 17, 2015 / 1
 
Közben az jutott eszembe, hogy akár pi tagok is lehetnek. És akkor a tizedes érték a csillapítás lenne Neper-ben. A 70-es években azt még előszeretettel használták. Mármint a Nepert.
(#) nedudgi válasza Hakai hozzászólására (») Márc 17, 2015 /
 
Igen, erre utal a Zo=600 ohm jelölés az impedanciára utalva.
(#) elektroncso válasza Hakai hozzászólására (») Márc 17, 2015 /
 
Lehet, pláne azért mert ilyenről, hogy pi tag meg Neper még nem hallottam. Pedig pár szakkönyvek már végigolvastam. Na mindjárt utána is nézek a szakszótárban.
A hozzászólás módosítva: Márc 17, 2015
(#) papus51 válasza elektroncso hozzászólására (») Márc 17, 2015 / 1
 
1975-ben végeztem a Kandón. Én még tanultam a Neper-ről, de azóta sem találkoztam vele
(#) elektroncso válasza papus51 hozzászólására (») Márc 17, 2015 / 1
 
Én meg most kezdtem a Révkomáromi szakmunkásképzőt (4 éves), szóval nem is fogok hallani róla. Viszont most már tudom, hogy egy dB-hez hasonló mértékegység. Ennyivel is okosabb lettem.
(#) pucuka válasza elektroncso hozzászólására (») Márc 17, 2015 /
 
Annyira hasonló, hogy az átszámítás 8,8 dB = 1 N. A Néper az e alapú logaritmus, a dB meg tízes alapú logaritmus.
(#) roland8lsm hozzászólása Márc 17, 2015 /
 
Sziasztok! Nem vagyok biztos a dolgomban ezért inkább kikérem a ti véleményeteket is, hogy mi is lehet a pirossal bekarikázott alkatrész. Meg tudtok erősíteni abban, hogy ez egy Texas Instruments által gyártott 74HC14-es?
(#) Mircsof válasza roland8lsm hozzászólására (») Márc 17, 2015 / 1
 
Szia!
Ö az szerintem
Bővebben: Link
(#) qvasz2 válasza roland8lsm hozzászólására (») Márc 17, 2015 /
 
Igen, annak tűnik.
(#) usane hozzászólása Márc 18, 2015 /
 
Üdv!

Lehet, hogy nem itt kellene feltennem a kérdést, de szerintem ide illik legjobban.
Vettem egy SMD HCF4094 IC-t. Ilyesmit. A kérdés az, melyik az 1-es láb. Nincs megpontozva. A rányomtatott szöveg mérvadó lehet? Vagy mérjek inkább valamit?
(#) Hp41C válasza usane hozzászólására (») Márc 18, 2015 /
 
DIP és SOIC tokok esetén a feliratból is lehet következtetni. Szemből nézve ha jól állnak a betűk és olvasható a felirat, akkor a bal alsó láb az 1. láb.
De mindig szokott lenni valamilyen jelzés: Pont, az 1. és az n. láb közötti rövid oldalon benyomás a tokon, az alacsonyabb sorszámú lábak felé elvékonyított tok, stb.
A hozzászólás módosítva: Márc 18, 2015

SOIC16.JPG
    
(#) Zsora válasza usane hozzászólására (») Márc 18, 2015 /
 
A tokozás 1. lábat tartalmazó lábsor feletti éle le van törve. (Az első láb a bal oldalon van.)
(#) usane válasza Zsora hozzászólására (») Márc 18, 2015 /
 
Felirat alapján raktam, de valóban le van törve a kisebb sorszámú oldal. Ilyen apróságok felett mindig elsiklok.
Köszönöm mindkettőtöknek.
(#) HNorbert89 hozzászólása Márc 18, 2015 /
 
Kedves Mindenki!

Új vagyok a fórumon, remélem nem okozok gondot ezzel a bejegyzéssel.
Nem találok már napok óta egy termisztorról semmit. Ősrégi darab lehet. Remélem itt megkapom a választ hogy milyen specifikációkkal bír ez az alkatrész.

A külső burkolaton semmilyen jelzés nem volt található, ezt eltávolítottam és terepzöld alapszínű egységen a "TDK 312 4" felirat volt látható. Ebből a TDK sejtésem szerint a gyártó, viszont a típusra semmit sem dob ki a Google, és mivel nem vagyok elektroműszerész nem tudom mi ennek a jelentése.
Remélem tudtok segíteni.
Előre is köszönöm.
A hozzászólás módosítva: Márc 18, 2015
(#) Mircsof válasza HNorbert89 hozzászólására (») Márc 18, 2015 /
 
Szia!
Pozíciórajza szerint ellenállás.... Lehet hogy NTC lenne?
(#) HNorbert89 hozzászólása Márc 19, 2015 /
 
Rajza szerint a JIS (Japan industrial standard) termisztor az biztos, de hogy milyen értékekkel bír, az feladta a leckét nekem.
(#) nedudgi válasza HNorbert89 hozzászólására (») Márc 19, 2015 /
 
A kapcsolást kellene látni. Ellenállásméréssel mi látszik rajta?
(#) HNorbert89 hozzászólása Márc 19, 2015 /
 
Ellenállásmérésnél ugráló értékeket látok, nem fixálódik. Tudni kell hogy ez egy hibás alkatrész amit pótolni szeretnék.
(#) nedudgi válasza HNorbert89 hozzászólására (») Márc 19, 2015 /
 
Ritka az az eset, amikor egy ohmos alkatrész úgy romlik el, hogy az értéke ugrál. Kontakthiba lehet mérés közben.
Az alkatrész funkciója alapján valószínűleg tudunk javasolni értéket az áramköri részlet alapján.
(#) papus51 válasza roland8lsm hozzászólására (») Márc 19, 2015 / 2
 
A képen látható kapcsolás alapján is lehet HC14-es. Alul és felül is egy-egy integráló tag van bekötve feltehetően jel késleltetés miatt. Ezek huzalozása megfelel a HC14-nek.
Nagyon nagy valószínűséggel az.
(#) nedudgi válasza nedudgi hozzászólására (») Márc 19, 2015 /
 
Most nézem, mit alkottam.
Olvasd így: "Valószínűleg tudunk javasolni értéket, ha az áramkörből kiderül az alkatrész funkciója."
(#) HNorbert89 hozzászólása Márc 19, 2015 /
 
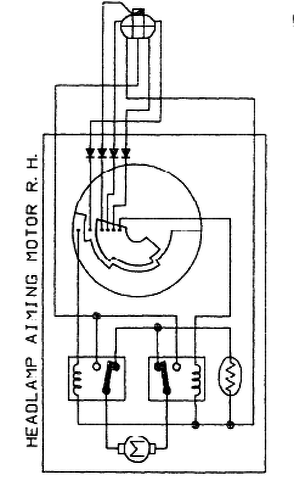
A sematikus rajzon nem szerepelnek a diódák.
(#) efraim válasza HNorbert89 hozzászólására (») Márc 19, 2015 / 1
 
Pedig én négyet is látok.

hobbie6.png
    
(#) HNorbert89 hozzászólása Márc 19, 2015 /
 
Sajnálom, reggeli fáradtság eredménye..
Következő: »»   650 / 1203
Bejelentkezés

Belépés

Hirdetés
XDT.hu
Az oldalon sütiket használunk a helyes működéshez. Bővebb információt az adatvédelmi szabályzatban olvashatsz. Megértettem