Fórum témák
» Több friss téma |
HikVisionoknál is előfordul nagy néha,hogy egy darabig jól működő kamera képe egyszer csak rózsaszín lesz. Állítólag ( a szervizes szerint ) valami képalkotó chip döglik meg bennük.
Van olyan kamera ami nagyon melegszik. Van ami meg 50mA-el elmegy.
Persze. Van olyan ami lát a sötétben, van ami nem. Előbbi többet eszik, utóbbi kevesebbet.
A bóvli kameráknál azt tapasztalom, hogy "leesik" a képbontó chip !
Esetleg menübe van ilyen a legtöbb kinaiban hogy IR cut automatikusan be van kapcsolva, ezt kapcsold ki hátha.
Sziasztok!
Segítségre volna szükségem. Adott egy Hikvision NVR (DS-7608NI-SE/P) fw verzió: v2.3.7 build 131112 encoder verzió: v 1.0 build 130719 A nyűgöm több is van ![]() Egyrészt, hogy mint ha a 8 kamera oda lenne égetve a helyére. Nem engedi törölni, csak módosítani. De a legbosszantóbb, hogy az "egyedi hozzáadás" gomb nem hiz működő eredményt. Azét vettem hikvision nvr-r, mert pont ez volna a lényeg. Onvif kamerákkal megy szépen. Vivotek, axis is tökéletes. De ezekre van gyári profil benne. A custom esetében hiába állítom be a kamerához való beállításokat, nem találja meg. Nem egy, hanem 7 klf. Kamerával próbáltam. A 3. Bajom, hogy van pl. Avtech ptz-s speed dome kamerám. Felszerelve. Működik tökéletesen a synology nas-om sstation pluginjével. A ptz is! Ezzel meg tök mindegy milyen kamerát adok hozzá, a ptz beállításokra kattintva közli, hogy "egyik csatorna sem támogatja ezt a funkciót" persze higy nem, be se tudom állítani az rs485-ös portját, mert nem engedi.. ezzel a hibaüzenettel.. Próbáltam frissebb firmware-t keresni ehhez a vacakhiz, de ez a hikvision nekem egy vicc kategória.. ilyen régió, ilyen olyan verzió.. Tud ebben nekem segíteni valaki? Egy legfrissebb fw hátha megoldja.. Mellékelve egy video, a nyűgöm egy részéről.. Köszi! Bővebben: Link
A videón rtsp protokollt állítasz be neki. Gondolom ez a kamerán is engedve van. Ráadásul ott van egy URL is a hikvision rendszerében, azt az URL-t gondolom meg tudod nyitni mondjuk VLC-ben? Ha nem sikerül, akkor bizony az URL nem stimmel (valószínűleg ez a gond).
Szia!
Természetesen rtsp OK, kamera url OK. Windows alól vlc player meg tudja nyitni, megy.... Ami custom protokol lenne, nem előre definiált, egyik se megy. Ha egy axis, vagy vivotek kamerát veszek, és nem az előre definiált profilt használom, hanem sajátot állítok be, ami jó, biztosan, mert SSTation alól is úgy megy a synologyn, akkor nem megy. Ha a definiáltat a gyárit használom, megy... Meg ugye a ptz-t sem engedi állítani... Szerintem nem a tudás hiányzik.. itt valami gebasz van...
Nekem a Synology NAS ugyan ezt csinálta RTSP-n. Ha nem előre definiált volt beállítva, akkor nem volt hajlandó szóba állni vele. Friss verzió megoldotta (látszólag, mert utána pár órával beszaggatott). A hik terméktámogatását próbáld megkeresni (a graphisoft parkban van irodájuk), hátha van hozzá friss fw.
Sziasztok!
Tud esetleg valaki firmware ügyben segíteni? Írtam több forgalmazónak, de még csak válaszra sem méltatnak. Úgy érzem, ez a hikvision se jobb, mint a többi kínai... 7608NI-SE/P nvr legfrissebb fw kellene nekem...
Őket kérdezted? Bővebben: Link
Eddig nem, most írtam. Köszi!
Hátha
Szuper cég, szuper support...
5 percen belül jött a válasz, hogy hol lelem. Köszi a tippet!
Tudom, nagyrészt mi is tőlük vásárolunk. Szívesen.
Sziasztok!
A múlt héten vásároltam egy Fisotech Tri-Hibrid AHD 8 (2mp) Rögzítőt. A problémám a következő: Volt egy kiépített kamera rendszer 6 db kamerával, de sajnos rögzítési funkció nem volt rajta, ezért vásároltam a fent említett rögzítőt. Bekötöttem az új rögzítőt, de sajnos a 6 kamerából csak 1 db-ot jelenít meg, ami a legközelebb van. (a legrövidebb kábel) Visszakötöttem a régi boxot, azzal mind a 6 kamera működik. Visszakötöttem az új eszközt és ismételten csak egy kameraképet jelenít meg a többit nem. Szerintetek mi lehet a probléma? Válaszokat előre is köszönöm!
A kamerák egyformák ? Mennyi a vezetékhossz ? A 12v hogyan van megoldva ?
A kamerák egyformák, vezetékhossz kameránként változnak. A leghosszabb 20m.
A 12V a gyári kábeleken egy közös tápegységgel vannak megoldva. De a másik box-al működik az összes.
Az az egy kamera az összes bemeneten jó ?
A menüben nincs olyan hogy engedélyezni kell a bemeneteket a kép megjelenítéshez?
Lehet.... Hogy milyen formátumot ismerjen fel. A menüben van.
Igen, végigpróbálgattam azt az egy kamerát és mindegyik bemeneten jó... Menüben nem találtam semmit
Akkor kösd össze a táp negatív ágát a bnc csati negatívjával(testével). Ezt elősször egy kameránál próbáld.
A hozzászólás módosítva: Aug 31, 2020
Ez egy jó ötlet. Ezt kipróbálom, én is gondoltam rá... a héten valamikor kipróbálom. (nem nálam üzemel a rendszer)
Én egy napot szívtam ilyen földhurokkal. Lehet, hogy az első beltéri nem földhurkos, de az új tápja más és az földhurkot lök.
Szia
Hogy van kábelezve? Utp kábel, AHD kamerákkal? Techson kamerákkal, és rögzítővel szívtam, csak koaxon működött.
Megpróbálom...
BNC csatlakozós kábel, sima PAL rendszerű kamerák...
Sziasztok!
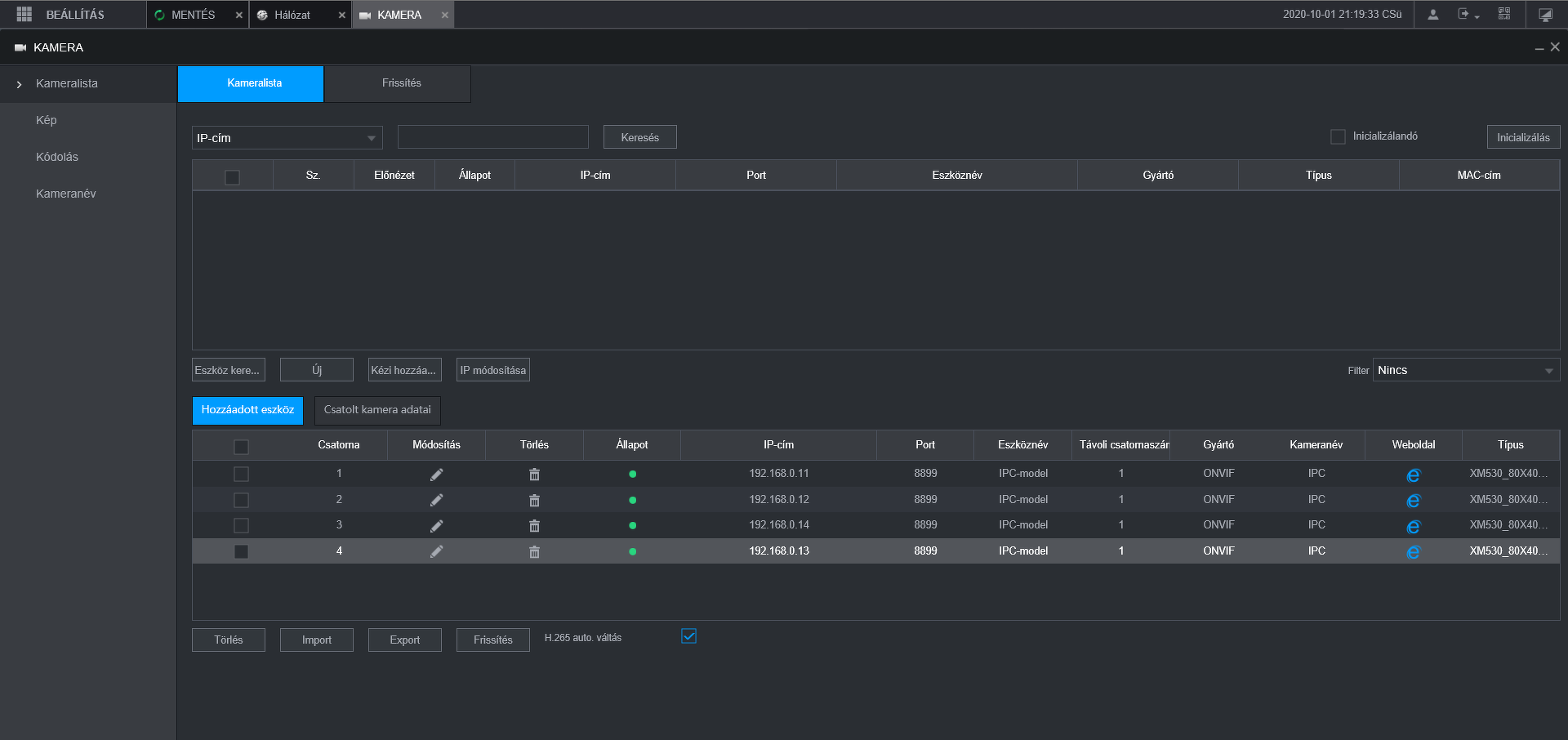
Dahua NVR4104-P-4KS2 rögzítőmön keresztül nem tudom elérni a rácsatlakoztatott kamerákat a saját ip címükkel. A "e" ikonra rámenve bedobja egy új bablak címsorába az ip címet de nem éri el a kamerát. /A hálózatnál a Virtuális gazdagép be van kapcsolva./
Kénytelen voltam szembesülni, hogy nem értek a kamerákhoz! Ezért kérdeznék az értő közönségtől.
![]() Van egy vikkendházam, benne egy linuxos PC. Sok egyéb vezérlési feladatai mellett szeretném távolról látni mi történik a ház körül. Nosza rajta vettem is pár webkamerát az ebay-en, hogy olcsón megússzam. Azonban szembesültem, hogy: - Az USB csak jelerősítővel húzható ki 10-15 méterre, ok, megoldottam vettem azt is. - USB elosztón keresztül nem kapcsolható több kamera. Megoldottam, bekötöttem a PC-hez külön külön vezetékkel. - A legnagyobb gondom, azonban az, hogy a webkamera csak egy szűk sávot lát, nem az egész teraszt. A fenébe, szedhetem le az egészet. Van esetleg olyan USB kamera ami térfigyelésre alkalmas, én nem találtam ? Na, körülnéztem a térfigyelő kamerák között (pl. hikvision). Ezeknek kisebb a felbontása mint a webkamerának mégis többet látnak, nem értem…. Na mindegy. Ekkor látom, hogy analógok. Mi ? 2020-ban analóg technika? Azt hittem már alap hogy minden digitális. Akkor viszont kell valami digitalizáló kártya is. - Milyen több csatornás PC kártyát lehet használni ezekhez a térfigyelő kamerákhoz? Azt hittem 3 kamera normális képét egyszerűbb bejuttatni egy PC-be… Hogy úszhatnám meg a legolcsóbban a dolgot?
Felhív egy csákó, hogy kellene neki egy Ferrari. Oké, van. De neki 5 ajtós kéne, hogy a család beférjen, meg nem jó neki a 4500-as motor, mert arra sok az adó, meg sokat fogyaszt, és van-e belőle valami olcsóbb. Mondom, akkor itt egy Opel, az pont ilyen. Igen látta, de Ferrari kéne.
Most már nem vagyok meglepődve ezen. u.i. A főnevek megváltoztatva a történetben |
Bejelentkezés
Hirdetés |












