Fórum témák
» Több friss téma |
Még két szimulációs eredmény:
Köszönöm a tippet, maradtam a sokkal jobb eredményt adó 1000/200-as elkónál és egy 330K ellenállásnál kisütőnek. Így nagyjából 10 mp alatt alszik el, teljesen megfelel.
Ami meglepő, hogy a 100 db LED hűtéséhez egy méretes processzorhűtő kellett, de még az is langyosabb. A 300 LED-es változathoz talán már ventillátor is kellhet? Nem építeném meg a FET-es változatot, de hozzáadnék még 200 db LED-et a meglévő kapcsoláshoz. Alapból 1N5407-es diódákat használok egyenirányításhoz, az 3A. A C1 helyére 4 db 1µF 250VAC fóliakondit tennék párhuzamosan, működhet?
230V-os LED-es fénycső.
Ha bekapcsolom iszonyúan zavarja az URH rádiót is. Gyakorlatilag, csak a zúgás hallható a rádióban. Mi a megoldás? A hozzászólás módosítva: Okt 19, 2020
Nem itthon használom, hanem a garázsban. Az viszont egy panel alatt van. Nem szeretnék a lakókkal összeütközni e miatt.
Garázsban is működhet, nálam a pincében is van egy, fényévekkel jobb, mint a rádió sajátja. Ha nem oldható meg, akkor jön nedudgi javaslata.
Saját tapasztalat, nem tudom hasznos-e neked.
LED reflektor, nagyon sistergett tőle a rádió. Kaptam TAttila fórumtárstól pár bontott zavarszűrő "ferrit" gyűrűt. Áthurkoltam rajta a (3 eres) vezetéket (amennyit sikerült), és csoda történt: Utána a sistegés hangszine megváltozott.
Ezt megpróbálom, bár szkeptikus vagyok. Van pár gyűrűm.
Meg van zavarszűrő átvezető kondenzátorom is.
Nekem lakásban (konyhában) van egy Inesa LED-es fénycső több éve, de semmilyen zavart nem okoz, a gyenge URH adók is jönnek a rádión. Hagyományos 36W-os fénycső helyére került, annyi módosítással, hogy a fojtó ki van iktatva, így a cső egyik vége közvetlenül a 230V-ot kapja meg (egy biztosítékon keresztül, ami a gyújtó helyén van).
Tapasztalatom szerint a kínai "márkás" fénycsöveknek az áramgenerátora sugározza a rádiófrekvenciás zajokat. Ezen sajnos a hálózati zavarszűrő nem segít. Lehet, hogy a bennük lévő LED-csík meg antenna gyanánt működik, még rosszabbá téve a helyzetet...
Jelen esetben én azzal próbálkoznék, hogy a fénycső 230V-os lábaira tennék egy zavarszűrőt (vagyis tulajdonképpen három kondit: a két vezeték közé, ill. a vezetékek-test közé). Feltételezve, hogy egy fém armatúráról van szó és pl. nem valami deszkadarabra van szerelve a fénycső. Ha ez sem elég, mert a LED-sík sugároz, akkor az egészet be lehetne burkolni valami letestelt fém hálóval árnyékolásként, csak akkor meg a fény nagy része elvész.
Kínai 20W-os LED lámpa erősen zavarja az URH vételt. Feltételezem, hogy a táp produkálja a jelenséget.
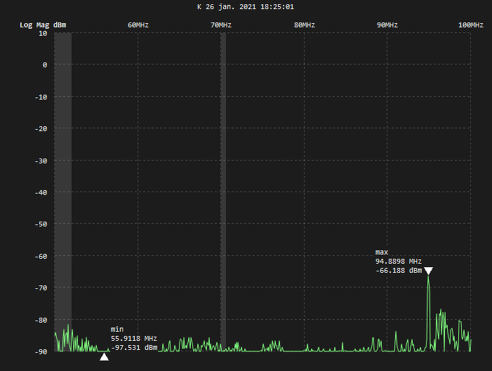
Adjatok tanácsot, hogy milyen szűrő kellene bele, nem értek az RF-hez. Mellékelem a spektrum analizátor fotókat 10k és 100M között ki- és bekapcsolt állapotban. Köszönöm.
Hello!
Ha ez egy normál 230-as lámpa (nem tettél fel róla fotót), akkor a kapcsoló rosszul van bekötve. Ugyanis a szabvány szerint a kapcsolónak a fázist kell megszakítani, ergo - kikapcsolt állapotban a lámpa semmiképpen nem zavarhat! Bekapcsolva már más a helyzet, nem szűrő kellene bele hanem egy normálisan tervezett tápáramkör. Mivel jól látható, hogy a felharmonikusok is jelentős nagyságot képviselnek, ezért egy szűrővel ezt nehéz lenne megoldani, talán nem is lehet. Ez az olcsó kínai lámpák velejárója - vegyél inkább egy márkásabbat (pl. Osram).
Hacsak nem glimmlámpa van a kapcsolóban
Valami félreértés van. Kikapcsolt állapotban nincs URH vételi zavar.
Ezeket a képeket milyen spektrum analizátorral készítetted?
Csak azért, mert amit 0,1MHz és 1 MHz között mutat, olyan spektrum nincs. A többi tartományban mutatott értékek hihetőek is lehetnek. Viszont pont az alsó tartományban kellene látni valami lényeges változást a ki- és bekapcsolt állapot között, ami nem látszik. Lehet az is a baj, hogy nem megfelelő az "antenna" az alsó frekvenciák detektálására. Néhány száz kHz-es frekvenciák detektálására vagy nagy méretű antenna, vagy sok menetű tekercs kellene. Egy kapcsolóüzemű táp spektruma 50-100 kHz-es alapfrekvenciából és ezek csökkenő amplitúdójú felharmonikusaiból kellene álljon. Jó minőségű spektrum analizátorral látható, hogy egy "kellően szűretlen" táp még 2-300 MHz-es frekvenciákon is tud zavarni... El lehetne játszani azzal, hogy a táp frekvenciáját eltolni egy kicsit, de az ilyen széles sávú zavar esetén (meg több rádióadás esetén) akkor meg másik adót zavarna. A zavar több úton is előállhat. A vezetett zavart lehetne valamelyest szűrni, a sugárzottat leginkább földeléssel lehet megszüntetni. Leásod egy méterrel a föld alá, kellően becsomagolva, hogy mint veszélyes elektronikai hulladék ne szennyezze a talajt A viccet félretéve, másikat kell venni, vagy olyan helyen használni, ahol nem tud mit zavarni.
Köszönöm a választ.
TinySA volt a spectrum analyzer, én is a 100k körüli 2.-3. felharmonikus zavarokat vártam, de ahhoz kicsi az antenna (kihúzva 25 cm teleszkóp). A táp nem árnyékolt, nem földelhető, csak a LEDek hordozó lemeze. Utálok kidobni valamit, de hát ez lesz a sorsa. Még egyszer köszönöm mindenkinek.
Tápkimenetre ferrit sokat segít. Illetve, minden a panelre be és kilépő vezetékre. Ez a leghatékonyabb megoldás - ha már van zaj. Nyilván jobb lenne olyan panel, ami eleve kevesebb zajt termel.
Garázsban, kamrában, pincében azért még használható - ott nincs mit zavarjon.
Nekem a lakásban csak Phillips és Osram van - nincs is ilyen gondom...
Kivéve ha van a közelben rádió. Volt ilyenhez szerencsém, semmi nem segített csak a csere. A ferritgyűrűket körberöhögte, a vasburkolat általában nem opció. Iszonyat, mit tud művelni egy ilyen, vezetett és sugárzott zavarok tekintetében.
De legalább olcsó.
Viszont egyet nem értek - mivel ugye ez villamos berendezésnek minősül, ezért forgalomba hozatal előtt be kell(ene) vizsgáltatni. Mit szól ehhez például a fogyasztóvédelem? (egy gyerekjátékot visszavonatnak, ha nem megfelelő minőségű rajta a festék!)
Nem, nem kell bevizsgáltatni. A gyártónak (forgalmazónak) kell nyilatkozatot tennie a megfelelőségről.
Előzetes vizsgálati kötelezettség csak bizonyos termékeken van, mint például kazánok, orvostcehnikai vagy éppen autóipari eszközök. A törvény szerint tehát csak ott van előzetes vizsgálat, ahol nagyobb esély van sérülést vagy halált okozni.
Hello! Én ezt nem így értelmezem..
"A villamos és elektronikus eszközök gyártói az iparágak széles tartományában – az autóipartól és vasúttól a A villamos és elektronikus eszközök gyártói az iparágak széles tartományában – az autóipartól és vasúttól a háztartási és szabadidős árukig, az orvosi és laboratóriumi berendezésekig biztosítani akarják, hogy termékeik biztonságosan és hatásosan működjenek. Az elektromágneses zavar és érzékenység, amely csupán bosszantó egy összefüggésben, de életveszélyes lehet egy másikban. Ennek megelőzésére a villamos és elektronikus eszközöknek meg kell felelniük az elektromágneses összeférhetőségi (EMC) iránymutatásoknak és viselniük kell a CE jelölést. Bárki, aki ilyen terméket az európai piacra akar hozni, annak meg kell felelnie az EMC irányelvnek 2014/30/EU." TÜV
Így van, meg kell felelnie. Sehol nem állítottam, hogy nem kell.
CE megfelelőségi nyilatkozatot kell tenni. Háztartási és szabadidős áruknál ennyi elég, nem kell előzetes vizsgálat.
Ha 230V-os akkor még az LVD-nek is meg kell felelni - 0,4kV-os környezet, Low Voltage Directory. Én gyanítom, hogy ott is lehetne találni pár dolgot, nem csak az EMC-nél. De van erre is megoldása a kínainak. CE jelölés - képek lejjebb jobb oldalon.
Én indítottam ezt a "táp zavarszűrés" kört. A tanácstalan tanácsokból azt szűrtem le, hogy jobb, ha itthon rendelek CE tanúsítványú tápot. A vilagitas.hu-n rendeltem. Tegnap megjött, de ugyanazt az URH zavart produkálja, mint a Kínából jött kínai. Gyártó ELMARK (www.elmarkholding .EU !) A cimkén a CE jel látható, de nem tudom megállapítani, hogy valódi CE, vagy a speciális kínai CE. Mindenesetre itthon vettem.
Végül az egyenáramú kimenet közé tett 10pF kondival a zavar nem hallható.
Amúgy gyártóként mondom: CE jelölés négyféleképpen kerülhet a termékre:
1.) Rászitázzák és pont - mindenféle felelősség nélkül (ez nyilván büntetendő). 2.) Öntanúsítással - a gyártó képviselője személyes felelősséggle nyilatkozza némi papírhalom kíséretében, hogy a vonatkozó szabványoknak megfelel a készülék - persze ez is hagy kivetnivalót sok esetben - tudnék mesélni orvosi tápról, amire lefagyott volna a pészméker... 3.) Ahogy a kínaiak is sokszor megoldják - CE de ez a Chinese Export módosított logója - erről linkeltem a wikipediás oldalt. 4.) Harmadik feles tanúsítóintézet bevizsgálja, hogy valóban megfelel-e a vonatkozó szabványoknak - sőt, maguk a vizsgálati módszerek is szabványokba vannak foglalva, azaz nem akárhogy és akármivel történhet a vizsgálat. Ha megfelel, arról van jegyzőkönyv és a vonatkozó szabványok felsorolása, reprodukálható. A CE jelölésnek még a mérete is szabályozva van, mekkorának kell lennie és kötöttek az arányai is. Mi a 4. utat választottuk. Az 1. nem kerül semmibe. A 4. nálunk eddig ~3MFt-ba volt TÜV nélkül(+ 800E-1MFt) és azzal a kitétellel, ha változik a szabvány - újra kell mérni mindent.
Így van. Valami ilyesmit írtam én is korábban.
1. Illegális. 3. Semmi köze az európai szabványokhoz. Európában nem lehet ilyet forgalomba hozni. 2. Ez vonatkozik a termékek zömére. Ahogy én is írtam, nem kötelező az előzetes bemérés és engedélyezés. Attól még a szabványt be kellene tartani. Amit a gyártó a dokumentációjával igazol. 4. Konzumer termékeknél önkéntes alapon történik. Ezen kívül, a kötelező eseteket felsorolja a törvény. Egészségügyi termékek egy köre, járműipar, stb. |
Bejelentkezés
Hirdetés |














A viccet félretéve, másikat kell venni, vagy olyan helyen használni, ahol nem tud mit zavarni. 




